衆所周知,給電腦升級內存可以顯著提高電腦的運行速度和多任務處理能力,讓我們在使用大型軟件或進行多任務操作時更加流暢,還能提高遊戲的幀率和穩定性。
正是出於以上考慮,618期間,我給我的銘凡UM690S迷你主機更換了一對來自金百達的DDR5 4800MHz內存套條。不得不說,換條後的銘凡UM690S,對軟件的啓動和運行速度明顯要快了不少,同時在處理多個任務時,電腦運行依然很流暢。
接下來,我就來說說這款套條,或許對你的選購能起到些幫助。
首先需要明確的是,因爲迷你主板用的內條和筆記本一樣,所以這次升級的金百達DDR5 4800MHz內存其實是筆記本內存,而非臺式機內存,當然也適用於筆記本使用。
![]()
▲外包裝採用的是簡約環保的紙盒包裝,上面標註有支持終身質保和全國聯保等字樣,說明售後服務還是很給力的。
![]()
▲包裝背面是內存的注意事項、安裝說明、保固聲明等信息。
![]()
▲拆開包裝盒,裏面還有一個靜電塑料托盤做了固定收納,能夠起到保護作用。
![]()
▲內存採用普條設計,PCB爲經典的綠色,內存顆粒單面排列,正面沒有設計元件。
![]()
▲從背面的標貼上,可以看出,這款套條採用了原廠顆粒,標註基本頻率爲DDR5 4800MHz,16GB容量。內存的顆粒和元器件都集中在這一面。
![]()
▲內存條採用了單面8顆內存顆粒佈局,左右各四顆對稱排列,對裝機兼容性更好,不用考慮高度不兼容的問題。
![]()
▲同時,從產品的詳情頁可以瞭解到,內存具有On-die ECC糾錯機制,不需要CPU進行修正即可自行修復錯誤。好處是,可以大大減輕了CPU的佔用率,從而能大幅度提升電腦的運行速率。
![]()
▲內存金手指特寫。
![]()
▲內存條PCB的邊角打磨的比較平整,細節做工不錯。
內存更換實操
![]()
▲至於拆機、內存更換,基本上有手就行。不過需要提醒的是,和筆記本更換內存一樣,更換前,先斷開電源。
![]()
▲將內存對準接口插入,就好了,內存更換好後的效果見上面幾張圖。
![]()
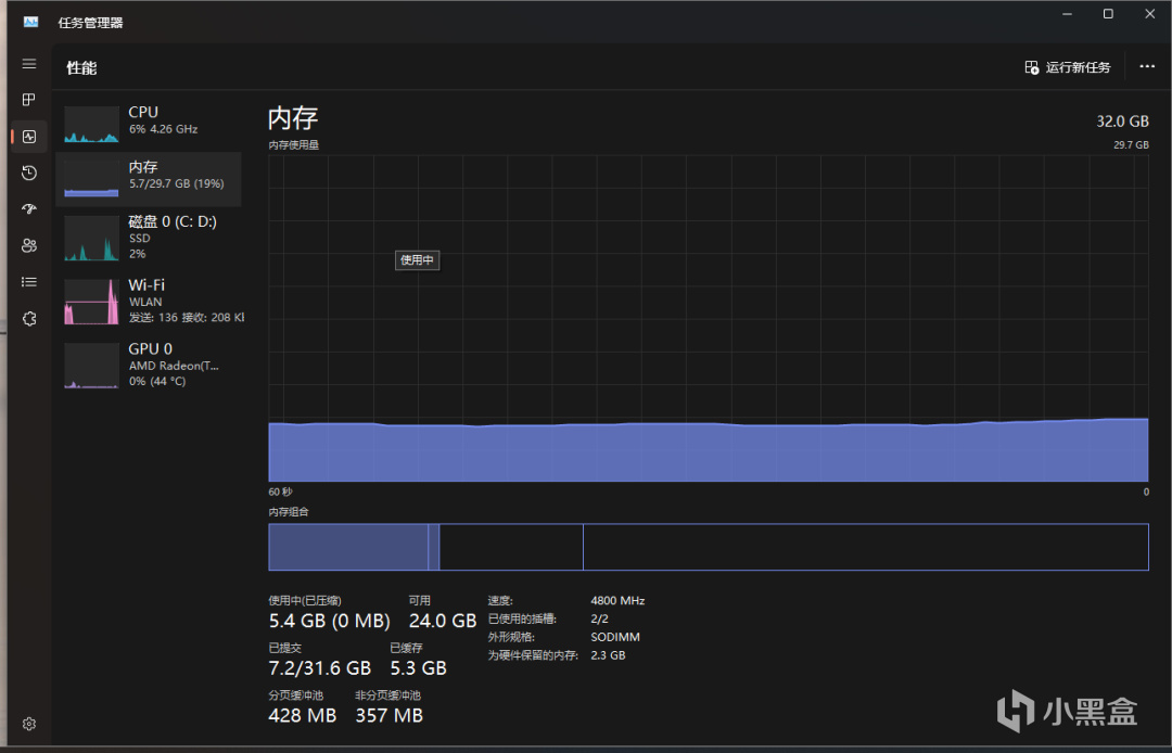
▲進入任務管理器,可以看到兩條內存已成功安裝。且默認頻率爲4800MHz。
![]()
▲同時,使用CPU-Z檢測下,可以看到內存確信也已成功安裝了兩條,預設時序爲40-39-39-77,24年03月份生產。
![]()
▲使用AIDA64進行內存與緩存測試,從上圖可見,內存的讀取速度爲51699MB/s、寫入55245MB/s、拷貝51282MB/s,延遲94.9納秒,時序爲40-39-39-77。
![]()
▲使用PerformanceTest跑個分,從測試成果來看,內存的評價分數爲2848,全球排名57%。
![]()
▲7-ZIP壓縮、解壓縮測試,相對銘凡UM690S搭載的原廠內存,每項數據均有了很大提升。
![]()
▲再來看下整機的性能表現。銘凡UM690S在搭載了AMD銳龍9系6900HX處理器和金百達DDR5 4800MHz內存條後,整機在魯大師中的跑分超過了111萬,其中金百達DDR5 4800MHz的內存條單獨跑分達到了17萬。
![]()
▲對於銘凡UM690S而言,這樣的性能配置完全足夠應對日常使用和輕度遊戲需求。如果把金百達DDR5 4800MHz內存套條用在筆記本上,結果會和我手中的迷你主機一樣,性能會將超過原裝的內存,爲我們帶來更加出色的使用體驗。
![]()
▲總結一下,這款單條只有229的金百達DDR5 4800MHz內存,不僅讓我的迷你主機的讀寫速度得到了很大提升,還整體提升的迷你主機性能,帶來了更加流暢和高效的工作、娛樂體驗。如果您正考慮升級內存,現在官方正在搞活動,無疑是個不錯的好時機。
更多遊戲資訊請關註:電玩幫遊戲資訊專區
電玩幫圖文攻略 www.vgover.com

