前言:本文适用于游戏玩家与日常使用优化CPU性能表现,不涉及较深层次的硬节流,系统时钟精度与WindowsNT调度器等。对于部分CPU性能较弱、调度较怂的游戏本有显著效果。
![]()
主要功能:
ProBalance(高负载下自动降低后台优先级)
智能内存清理
空闲节能
电源-性能模式
CPU-优先级、亲和性、前台提升
![]()
![]()
使用示例:打开游戏时自动启动性能模式,同时提升优先级。绑定游戏CPU亲和性,使其仅调用大核。开启前台优先级提升,优化前台进程响应速度。
![]()
![]()
![]()
![]()
实测结果:
测试环境为13620h+4060,cs2默认画质1080p4:3缩放,开启reflex低延迟+增强,游戏内设置CPU偏好仅大核,米垃圾打两把人机。
调整前:
![]()
OEM调教性能释放莫名其妙地怂,CPU温度没有撞墙依然以低频率运行,游戏帧数低,此外可以注意到出现小核平均占用高于大核的情况,可能游戏内cpu偏好设置没有正常生效。
调整后:
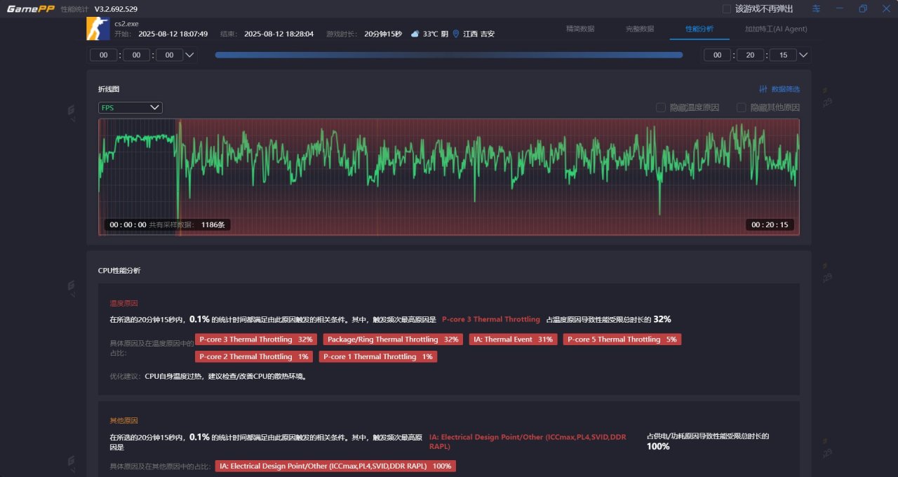
![]()
![]()
平均帧数提高,1%low帧提高,帧生成时间降低,完全使用大核,遇到散热瓶颈,全程CPU过热降频,若能够提供更好的散热条件可以发挥出更强的性能表现与更稳定的帧数曲线。
总结:使用Process Lasso可以手动调整调度,优化游戏性能表现,即使撞上温度墙也能发挥出不俗性能。
同时应注意笔记本要特别确保散热给力,如遇到CPU过热应改善散热条件如清灰换硅脂、使用压风散热器或改装水冷,也可尝试配合TrrottleStop适当主动降频。
更多游戏资讯请关注:电玩帮游戏资讯专区
电玩帮图文攻略 www.vgover.com
