英特爾13代酷睿平臺和英偉達RTX4090顯卡的上市,備受市場矚目的同時,也終於在被挖礦攪成一潭死水的電腦DIY市場掀起了漣漪。作爲一名電腦DIY愛好者,此前我們也在性能解禁的第一時間分享了對13代酷睿處理器和RTX4090顯卡的體驗。今天,我們將二者合體,看看又能發揮什麼樣的性能。
配置明細:英特爾i7-13700K處理器,微星Z690 CARBON WIFI主板,影馳RTX4090金屬大師OC顯卡,影馳HOF OC Lab幻跡S RGB D5-5800 C38 內存,影馳HOF Pro 30 2T M.2固態,影馳Touch觸覺機箱(白橙),微星MPG A1000G PCIE 5 1000W金牌全模組電源,九州風神冰魔方360一體水冷...
配置點評與裝機
整機預算應該2.5W左右,不過配件組合各有喜好,好在沒有明顯的短板。另外,13代酷睿向下兼容600系主板,也兼容DDR4內存,想控制整機預算的話,可以在這倆配件上下手;
13代酷睿性能確實很頂,但目前來看,除了i9,i7和i5都已經破發,再疊加馬上雙十一了,有剛需的可以準備入手了。i7-13700K處理器,16核(8性能核+8能效核)24線程,性能基本完勝上代i9;

眼饞Z790的顏值,但是手上這塊微星Z690 CARBON WIFI主板,真的還夠用。20(18相CPU供電+1相核顯供電+1相SA供電)相數字供電的豪華設計,雙8pin外接供電,也完全能夠發揮13700K的性能。

1T容量的固態,已經連我的遊戲需求都沒法滿足了,所以升級2T已經勢在必行。再加上PCIE4.0的需求,這款HOF Pro 30 2T M.2 SSD,正好也都能滿足;

對比隔壁,13代酷睿兼容D4/D5,也必須好評。今天咱們板子是D5平臺的,所以內存理所當然也得安排D5。HOF OC Lab幻跡S RGB D5-5800 C38 內存,顏值拉滿的同時,容量、時序、性能方面也都有着不錯的表現;

時下裝機,側透肯定少不了(不然裝那麼好看咋欣賞),直接安排這款擁有時尚配色和優秀散熱效能的影馳Touch觸覺機箱;

平臺整體鎖進機箱;

早先的13700K的首發測評已經證明,新一代的酷睿處理器甚至不如上代那般狂暴,所以散熱選擇時也不必大出血。今天裝機依舊使用的是九州風神新品冰魔方360一體水冷。

全黑化設計的水冷排和散熱風扇,略顯低調。但最吸睛的還是這個像魔方一樣冷頭蓋,搭配ARGB燈效,可以將不一樣的空間幾何之美呈現在用戶眼前,增強了水冷的神祕感和可玩性;

九州風神旗下水冷最值得稱道的是其一直堅持自主技術研發,冰魔方360水冷採用了其自研的第4代高性能水泵,並採用三相六極內繞馬達,通過全新升級的微水道,搭配內置的陶瓷軸承,可以在低噪狀態給水冷帶來高效散熱性能。冷排也搭載專屬動平衡泄壓技術,在冷排內部增加泄壓囊,可以通過壓差改變冷液容積,使內部增加的壓力得到釋放,從而避免高壓漏液的風險。

大尺寸紫銅底座上預裝好高性能導熱硅脂這事兒,裝機的應該沒誰不喜歡;

水冷上機,同時機箱散熱風扇位也全部安排上;

全新的RTX40系顯卡,通過轉接線,可以兼容以往主流的ATX2.0規格電源,但是如果裝新機,我還是會無腦建議你首選最新的ATX3.0標準電源。本次裝機,我用到的電源就是市場上首批支持PCIE5和ATX 3.0的電源新品之一,微星MPG A1000G PCIE 5 1000W金牌全模組電源。

A1000G電源三圍150x150x86mm,黑色電源本體在銀色模塊裝飾下,質感更加凸顯。電源擁有80 Plus金牌認證,同時採用豪華的全日系105℃電容,可以保障長時間高效穩定的輸出。此外,電源採用intel ATX 3.0標準設計,最大可承受高達2倍整機的功耗以及3倍的顯卡功耗的峯值功率(比轉接更安全)。

電源內置的高轉速大尺寸靜音風扇則採用了動態液壓軸承,既保證了散熱能力與噪音控制,又增加了風扇的使用壽命。此外,還有一個 “Zero Fan”低噪音模式的實體按鍵;

微星MPG A1000G PCIE5電源依舊是全模組設計,與舊規格電源的主要區別在意新增了PCIe5.0標識,和一個12VHPWR模組接口,可以更好的搭配RTX40系顯卡使用。此外,扁線設計的模組線也降低了裝機時的理線難度;


電源鎖進機箱,並預走線後,則輪到顯卡的安裝。今天我們選擇的是非公的影馳RTX4090金屬大師OC顯卡,定位上雖然不是旗艦,但是棱角分明的外觀搭配一體成型的全鋁合金材質外殼,即便沒有ARGB的加持,同樣也能俘獲不少玩家的喜愛。

全新的12VHPWR供電接口,建議搭配最新ATX3.0標準電源使用

整機素顏,低調但不失質感。


背線也要安排明白(入門級別,勿怪)

亮機並擺上檯面,可能並不驚豔,但絕對內涵十足;





性能測試
魯大師整機測試得分,壕取320W高分;

CPU-Z基準測試,默頻13700K單核得分881.5分,多核得分12825.2分。OC至OC至全核5.6GHz後,單核得分910.5,多核得分12854.5;


PC Mark Extended整機測試得分14757分,常用基本功能測試得分11952分,生產力測試得分12068分,數爲內容創作測試得分18936分,遊戲測試得分46925分;

3D Mark測試,Time Spy測試顯卡得分35967分,Time Spy Extreme測試顯卡得分18984分,Fire Strike測試顯卡得分82850分,Fire Strike Extreme測試顯卡得分45459分,Fire Strike Ultra測試顯卡得分24768分,Port Royal光追性能測試,顯卡得分25207分;

在DLSS功能測試中,使用默認設置(4K分辨率、DLSS 3、性能模式DLSS)進行測試,DLSS關閉時,測試場景的幀率爲56.55FPS,DLSS 3.0開啓時,測試場景的幀率爲170.26FPS;


內存讀寫測試,主板開啓XMP G2後,內存的讀取速度爲89329MB/s,寫入速度爲80146MB/s,複製速度爲80750MB/s,延時爲75.6ns;

室溫26°,機箱內環境,單烤FPU烤機10分鐘,全默的13700K功耗能跑到250W+,溫度也直接上到99°,但烤機不掛也不降頻,說明13代酷睿確實有點實力;

直接全核OC 5.6G,優化電壓,單烤FPU,13700K功耗繼續保持在240W+,溫度則控制到93°左右。

同環境下,FurMark烤機,顯卡溫度在70°左右開始穩定下來,顯卡功耗穩定在460W左右;

使用OCCT進行雙烤功耗測試,默認設置下,開啓CPU與顯卡的雙烤測試,烤機5分鐘,CPU功耗爲320W左右,顯卡功耗450W左右;

遊戲測試(全4K分辨率)
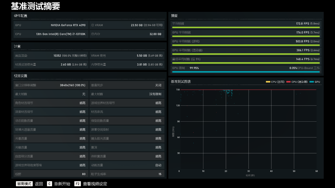
《戰爭機器5》基準測試,超高畫質,遊戲平均幀率爲173.8FPS;

《古墓麗影·暗影》基準測試,畫質最高,光追超高,DLSS超強功能,遊戲的平均幀率爲241FPS左右;

《看門狗·軍團》基準測試,畫質與光追均爲最高,DLSS爲畫質模式,遊戲的平均幀率爲100FPS;

《刺客信條·英靈殿》基準測試,極高畫質,遊戲的平均幀率爲121FPS;

《彩虹六號·圍攻》基準測試,超高畫質,遊戲的平均幀率爲497FPS;

《賽博朋克2077》基準測試,畫質與光追均爲預設超級,DLSS超級性能並開啓DLSS 3.0,遊戲的實際幀率爲140FPS左右;

《光明記憶·無限》測試,畫質爲預設最高,光追爲極高,DLSS超級性能,遊戲實際幀率爲260FPS左右;



裝機點評
13代酷睿i7-13700K+RTX4090顯卡+DDR5內存的配置組合,性能表現跟遊戲表現,都稱得上時下頂流(4K高刷也能輕鬆駕馭),也不存在明顯短板。至於配件顏色搭配上,或許不是那麼完美,但是黑與白再加上愛馬仕橙的碰撞,最終成品,也可以算得上是個性十足。當然,如果真不差錢,處理器升級到13900K,內存升級到6000+MHz的DDR5,也是極好的;
更多遊戲資訊請關註:電玩幫遊戲資訊專區
電玩幫圖文攻略 www.vgover.com
