时隔两年,NVIDIA新卡皇在上月底再度临世,并在今天迎来性能解禁。等等党们认为香不香我无法预知,但手持RTX4090金属大师OC显卡,个人觉得,真香无疑!就着手边的配件,直接装机实测,将我的快乐也分享给大家!
开箱+拆解
直接上正菜,RTX4090金属大师OC显卡。这包装,够大气!
GPU-Z验明正身,显卡采用非公版PCB设计,搭载了新一代的AD102-300核心,内构16384个CUDA流处理器,基础频率2235MHz,加速频率2520MHz。搭载24G GDDR6X显存,显存位宽为384bit,显存速率为21Gbps,TGP功耗为450W;
外观方面,全新的RTX4090金属大师整体风格在上代基础上有延续也有创新,整体更加方正硬朗。一体成型的全铝合金材质外壳与经过CNC工艺处理的折线形高光亮边,整体银白色的外壳配色与经过金属拉丝工艺处理的显卡背板,直接将质感拉满;


显卡三围:338*139*69mm(不含挡板),相较于上代RTX30系显卡明显“厚重”不少;

新一代的12VHPWR供电接口,符合最新的PCI-E 5.0规范,显卡盒子中附赠了一条12VHPWR供电转接线(4*8Pin转接12VHPWR),当然显卡支架也必须安排上;


视频接口方面,依旧是DP 1.4a*3加HDMI 2.1*1的配置,暂无新变化;

直接将显卡大卸八块

AD102-300-A1 GPU核心特写

完整PCB一览,核心周围则是12颗GDDR6X显存,显存周围则是负责给GPU核心供电的18相NVVDD供电模块与负责给显存供电的4相FBVDD供电模块;

新卡皇高功耗早已名声在外,散热规格自然不能落下。RTX4090金属大师OC显卡搭载了新一代的寒光星δ散热器,内构了4*8mm+4*6mm镀镍复合热管,搭配上三颗11叶102mm静音风扇,可以快速吹透整块显卡,让显卡在满载运行时能拥有更好的温度表现,支持智能启停的功能,也使得显卡在空负载的情况下能够更加安静;


装机平台
条件有限,只能用这颗ES版本的12700K顶上。作为12代酷睿i7,也不至于堕了RTX4090显卡的逼格;

主板方面,依旧是老朋友微星MPG Z690 EDGE Ti WIFI DDR4 刀锋钛主板,16+1+1相直连式供电加上双8pin外接CPU供电设计,最高可以提供75A的供电可以轻松发挥12700K代处理器的全部性能,也能给RTX4090显卡足够的发挥空间;

主板表面大面积的银色金属马甲,给主板提供优秀的散热性能的同时,也可以更好地适配今天4090金属大师的风格。

高规格装机实测,固态当然也不能拉胯,直接一块HOF Pro20 1T M.2固态硬盘安排上;

内存方面,不能怂,直接4根HOF EX D4-4000 8G高性能内存插满

机箱方面,选择的是前两天刚装过的影驰新品Touch(触觉)机箱,不过今天换成了黑橙版本。


平台进机箱

散热方面,选择的是影驰魔影360R一体式水冷,不是重点,所以就不多做介绍

直接上机,同时再加上8把影驰磁暴散热风扇

电源,必须得好好说下。今天测试平台选择的电源是微星MPG A1000G PCIE 5 1000W金牌全模组电源,也是市场上首批支持PCIE5和ATX 3.0电源标准的机箱电源。而80 Plus金牌认证,全日系105℃电容,咱也同样不能落下;

地球人都知道,RTX 40系显卡采用了全新的供电设计,支持PCIe5.0供电标准,不再采用8Pin接口,而是采用12V HPWR接口。这个接口,最大可支持600W的供电(说的就是你,RTX4090)。

而在这个12V HPWR供电线上,是配备12+4个针脚,四个针脚的作用则是维持显卡与电源之间的沟通,即显卡需要多少功耗,这4枚针脚就会把这个需求发给电源,电源去进行调配;而如果显卡需要的功耗超过了电源所能提供的上限,这4枚针脚就会告诉显卡,电源所能提供的功耗不够,你这边需要降低功耗。最最最重要的是,这套信号链接只有在支持ATX 3.0标准电源上才能使用,购买显卡附送的转接线只是负责将8Pin的PCIE供电转换成显卡端的12VHPWR,仅仅起到供电作用。咱的微星A1000G PCIE5,正好就有

所以,买得起RTX4090的你,电源方面,咱也尽量不要去节省预算了。微星A1000G PCIE 5电源提供的电源线材十分丰富,电源提供了一根24Pin主板供电线,两根4+4Pin处理器供电线,1根12VHPWR供电线、1根12VHPWR转双6+2pin PCIE供电线,2根6+2pin 一拖二PCIE供电线,3根SATA供电线(共12个SATA供电接口),1根大4D供电线(共4个大4D供电接口)。而这些电源线材则被一个独立的收纳包装包裹,对于线材的收纳整理十分方便,扁线设计的模组线也降低了装机时的离线难度;


其中12VHPWR最高可以提供600W的供电功率,也就是说,只要一根线就可以满足RTX4090的供电需求。

当然,我们也可以通过12VHPWR转双6+2pin PCIE供电线给一些采用双8Pin供电接口的显卡进行供电。

整机展示
辛辛苦苦装完机,当然还得好好秀一把










性能测试
再回顾性整套平台配置:i5-12700K(ES)处理器、微星MPG Z690 EDGE Ti WIFI DDR4 刀锋钛主板、影驰RTX 4090金属大师 OC显卡、HOF EXD4-4000MHZ 8G*4内存、HOF Pro20 1T M.2固态硬盘、影驰魔影360R一体式水冷、影驰Touch触觉机箱(黑橙版)、微星MPG A1000G PCIE5 1000W金牌全模组电源、影驰磁暴风扇(黑)*8…先声明,不同平台配置搭配RTX4090显卡测试或许存在一定误差,请理性分析看待,嘴下留情;再加上并不是“正大光明”跑的,敬请谅解!

鲁大师整机测试得分280W,其中RTX4090显卡得分137W;


3D MARK Time Spy显卡得分35927分;

Time Spy Extreme显卡得分19052分。

Port Royal光追性能测试得分25369分;

Fire Strike测试,显卡得分83466分。

Fire Strike Extreme测试,显卡得分45813分。

在Fire Strike Ultra测试中,显卡得分24730分;

总的来讲,对比上一代的RTX3090Ti显卡,平均有60%以上的提升。

PC Mark Extrende整机测试,整机得分13845分,常用基本功能测试得分11137分,生产力测试得分11995分,数位内容创作测试得分17922分,游戏测试得分41464分;

Superposition DX基准测试,在4K分辨率下,光追渲染测试得分32718分,在8K分辨率下,光追渲染测试得分12908分;


V-Ray基准测试中,CUDA渲染测试得分4232分,RTX光追渲染测试得分5840分;


OctaneBench渲染性能基准测试中,显卡测试得分1350.22分;

SPECviewperf 2020工业级渲染能力测试,4K分辨率下,对包括3DSMAX、Maya、Showcase、Solidworks等工业级制图渲染软件的测试后,可以看出RTX4090金属大师OC显卡在生产力方面有着十分优秀的性能表现;(对比3090Ti显卡,有翻倍的提升)

室温27°,机箱内(盒盖)环境,待机功耗120W(恐怖如斯)

12700K+RTX4090显卡双烤,整机功耗770W左右;

单烤显卡,10min,机箱内显卡温度在72°便开始稳定下来,功耗则在450W左右;

在OCCT电源功耗测试中,同时对显卡与处理器进行功耗测试,烤机5分钟后,处理器功耗约为205W左右,显卡功耗约为450W左右,整机实际功耗约为800W左右;


游戏测试
《赛博朋克 2077》,将游戏的画质与光追挡位均设为超级,纹理质量设为全高,分辨率设为4K,DLSS设为超级性能模式,在不开启DLSS 3.0时,开启测试,游戏在测试期间的实际帧率约为120FPS左右。在保持画面、光追与DLSS设置不变时,开启DLSS 3.0后,再次测试,游戏在测试期间的实际帧率约为170FPS左右;



《逆水寒》,将画质设为最高,分辨率设为4K,开启DLSS 2.0时,游戏在测试期间的实际帧率大约为45FPS左右。而保持其他画面设置不变,只将DLSS设置改为DLSS 3.0后,再次测试,游戏在测试期间的实际帧率大约为80FPS;



继续尝试其他暂不支持DLSS3.0的游戏。
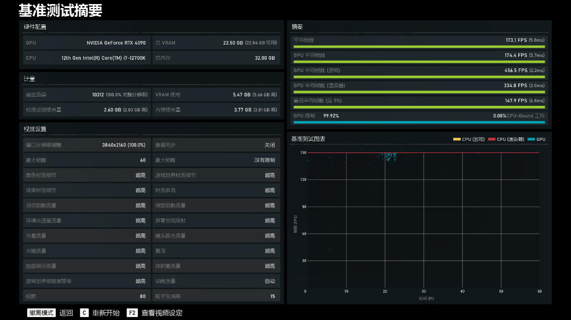
《战争机器5》基准测试,将画质设为全超高,分辨率设为4K后,开启测试,游戏的平均帧率为173.1FPS;

《古墓丽影·暗影》基准测试,将画质设为最高,光追挡位设为超高,DLSS设为超强性能,分辨率设为4K,开启测试,游戏平均帧率为209FPS;

《刺客信条·英灵殿》基准测试,将画质设为极高,分辨率设为4K后,开启测试,游戏的平均帧率为121FPS;

《孤岛惊魂6》基准测试,将画质设为极高,分辨率设为4K,并开启DXR光追后,进行测试,游戏的平均帧率为101FPS;

《看门狗·军团》基准测试,将画质与光追设为最高,并将DLSS设为画质模式后开启测试,游戏的平均帧率为95FPS;

《杀手3》基准测试,将画质设为超高,DLSS设为超强性能,分辨率设为4K后,开启测试,游戏的平均帧率为128.53FPS;

《PUBG·绝地求生》,三极致画质,4K分辨率,在跑图阶段,游戏的实际帧率约为330FPS。在决赛圈阶段,游戏的实际帧率依然在300FPS左右;




《永劫无间》,极高画质,DLSS设为超级性能,4K分辨率,游戏在跑图阶段的实际帧率约为220FPS,在决赛圈阶段的实际帧率约为180FPS;




测评小结
1,作为新一代卡皇,RTX4090显卡对比上一代RTX3090Ti显卡,不论生产力还是游戏力方面的提升都非常明显,但是一方面新卡皇潜力还有待进一步挖掘(毕竟支持大力水手3.0的游戏还少),另一方面非同平台测试数据多少有些站不住脚,所以具体提升多少,咱晚些再下结论;而且,还可以一起期待下13代酷睿平台上,新卡皇的表现;
2,至于RTX4090显卡值不值得买的问题,对于有这个预算的玩家来讲,有新玩具,那必须是毫不犹豫的下手哇。而且,从目前公布的定价来看,RTX4090似乎也并没有高不可攀的姿态;不过,对于普通玩家来讲,继续躺平等待RTX30系价格冰点或其他段位的RTX40系显卡,同样有盼头;需要多句嘴的是,如果选择了RTX4090,建议还是首选ATX3.0规格的新电源;
3,回归RTX4090金属大师OC显卡本身,无光的设计,再加上硬朗的金属风格,本人还是比较青睐,而且不论黑白机箱,其实都还挺好搭配的;
更多游戏资讯请关注:电玩帮游戏资讯专区
电玩帮图文攻略 www.vgover.com
