如果说钢化玻璃侧透机箱是时下装机的主流,“海景房”机箱则应该称得上顶流。那么,什么是“海景房”机箱?通常来讲,泛指那些至少双面侧透,可以清晰展示机箱内部硬件/灯效的机箱,当然同时还兼具扎实的用料、较高的颜值、优秀的兼容性等特质。也正因为如此,往往也都价格不菲。
但对于普通玩家来讲,怎样能够花更少的预算也能给自己的PC硬件安排上“海景房”呢?机电大厂爱国者新近发布的月光宝盒镜机箱,或许能够给你我答案。也正好借给朋友当装机工具的机会,将这款性价比非常不错的“海景房”主机分享给大家。
配置点评&装机进行时
先交代下今天整机配置清单:英特尔i5-12600K处理器,微星MPG Z690 EDGE Ti WIFI DDR4 刀锋钛主板,影驰RTX3080HOF Extreme显卡,HOF PRO RGB D4-4000 16G*2内存,HOF PRO 20 1T 固态,爱国者冰魄SP360一体式水冷,爱国者ES750金牌全模组电源白色版,爱国者月光宝盒镜机箱白色版,爱国者暮光C5 Pro风扇白色版...

处理器:英特尔i5-12600K;
跟正式版性能基本一致的ES版本,10核16线程,20MB三级缓存的配置在生产力和游戏力方面都有不错的表现。内置Intel UHD 770显卡,玩个LOL也基本没啥压力;

主板:微星MPG Z690 EDGE Ti WiFi DDR4 刀锋钛主板;
大面积银白色金属散热马甲加持下,也让它成为无数玩家白色主题装机时的首选;

主板采用16+1+1相直连式供电,最高可提供75A的供电。外接供电方面,则是双8pin的配置。这样的配置,也能完美发挥12600K的性能;

作为一款ATX规格主板,它标配了4条DDR4内存插槽,最高可支持OC到5200Mhz。板载4条M.2高速固态接口,同时均支持pcie4.0高速传输。

硬盘:HOF PRO 20 1T M.2固态;
板U合体之后,直接怼硬盘,新入手的名人堂固态散热马甲也直接给我的旧款安排上。1T的大小,再加上pcie4.0高速,也能匹配今天装机的咖位;

内存:HOF PRO RGB D4-4000 16G*2内存;
怼完硬盘上内存,双通道、高频率、大容量,也都能完美满足;搭配带K的i5,锁4000MHz 高频G1稳定运行也没任何问题;

机箱:爱国者 月光宝盒 镜;
本次装机的绝对主角,也是爱国者旗下月光宝盒系列主打新品机箱,共有黑白两种配色可选,个人首推白色;

机箱左侧板与前面板采用的是透光率达到90%的超白玻钢化玻璃,机箱内部细节一目了然,不负“海景房”之名。同时,473*248*458mm的三围,也说明这款机箱体积其实也非常紧凑,不会占用太多桌面空间;

机箱右侧是一整块金属背板,两侧均有大面积网孔设计,可以辅助机箱散热;

左上角爱国者 月光宝盒 镜 字眼,再次点明真身;

机箱顶部配备一块可拆卸的金属面板,并密布细网孔,既能优化散热还能兼具防尘效果。I/O面板顶置设计,提供了有两个USB3.0接口、一个Type-C接口以及一组音频接口,USB接口的内部舌片同样采用了白色配色,细节拉满;

机箱大量采用卡扣式设计,可以实现免工具快速拆装。机箱尾板设计独具匠心,分为上下俩个模块。上面部分预装为ATX后板模式,可调节为M-ATX后板模式,从而兼容夹汉堡冷排安装。另外,还能另购竖装后板,实现显卡竖装;下面部分,则是一个可拆卸电源架;


取下顶盖,再卸下两块玻璃侧板,可以看到机箱内在细节处理也非常贴心,内置可调节简易显卡支架。同时,还有一些软胶设计,便于走线;

机箱电源仓,并没有像其他“海景房”那样采用分仓的隐藏设计,而是置于机箱内部,但长度只有常规电源仓的一半多,顶部和侧面都有散热网孔设计,保证散热。另外还有一些开口设计,方便走线。

电源仓右侧,则预留了一个散热风扇位;

将机箱面板全部拆除,扎实的五金用料,带来满满的质感;机箱背部预留了充足的背线空间,左侧为风扇/冷排安装框架,右侧则是一块多功能支架,可以用于挂载2.5英寸硬盘和3.5英寸硬盘,或者也可以安装3个12cm风扇,辅助机箱散热;

兼容性方面,机箱最大可兼容E-ATX主板,搞定今天这块ATZ板型的Z690刀锋钛主板,自是不在话下;

散热1:爱国者冰魄SP360一体式白色水冷;
机箱顶部与侧边,最大均可支持360冷排。今天这款冰魄SP360水冷,文艺范满满的包装,再加上纯白的散热本体,对于追求白色信仰装机的玩家来讲,真的毫无抵抗力;

低阻力高颜值铝制冷排,质感拉满;

最具特色的应该是这个七叶联排幻彩一体风扇,将三把风扇融为一体的设计,最大化减少线材使用,便于理线。一体成型的联排铝合金外框,搭配拉丝工艺处理,细节同样精致;三把支持PWM调速的七叶散热风扇最高可以达到1800RPM左右的转速,带来55.74CFM左右的风量,确保有足够的冷空气可以吹透冷排。

高颜值镜面冷头,在ARGB等效的加持下,颜值更加惊艳;

低噪耐用的陶瓷轴承水泵搭配大面积高精度纯铜散热底座,则是高效散热的有力保障;

全平台扣具,总有一款能满足你的需求;

直接装好冷排;


散热2:爱国者暮光C5 Pro风扇套装;
机箱最高可支持11把散热风扇,冷排侧装的情况下,机箱内5个风扇位装满,可以给机箱内提供更好的散热。乳白色扇叶以及半透明的风扇框架,跟整机风格也非常适配。

暮光C5 Pro,七片流线型扇叶,最高可以提供1800RPM左右的转速、46.2CFM左右的风量与2.2mmH2O左右的风压,而满载时的风扇噪音则能控制在30dBA以内,支持PWM调速,支持ARGB灯效,更重要的是还支持遥控灯效;

直接装好机箱内五把风扇

电源:爱国者电竞ES750金牌全模组电源(白色);
讲究人装机,电源那也必须得是白色。再加上这文艺风拉满的外包装,这谁顶得住;750W的容量,对于RTX3080显卡以下配置,也基本没啥压力;

电源本体、模组线材、电源线均为白色配色,扁平模组线也便于玩家走线安装,细节把控非常到位;

配置方面,ES750电源采用了白金架构电路方案,半桥LLC谐振电路,搭配主动式PFC驱动电路、DC-DC低损耗转换电路+同步整流技术,再加上高品质的全台系电容配置,可以保障电源持续高效稳定的输出;

除了80plus金牌认证,这颗电源还搭载了MOV防雷+NTC防烧+继电器自断电技术,再加上五年质保售后承诺,也能让你用得安心;

其他配件:Almordor ARGB模组线;
也许声名不显,但也称得上是国产新锐,用在海景房主机上,也能给整机增色;

显卡:影驰RTX 3080 HOF Extreme显卡;
矿不矿的,大部分玩家都已经麻木,好看的颜值下强悍的性能蓄势待发;这样一篇显卡,也能轻松接下你的爽完4K 游戏的需求;



最后一个大件,上机整活;


背线,也需要安排得明明白白的;

整机效果
白色信仰主机,素颜也是YYDS;


既然是月光宝盒,怎么能没有点魔力?如果全景高透玻璃面板看得不过瘾,那咱网孔面板也安排上(需另购);


点亮主机,看看效果;





电源仓太素,咱也可以来一块灯板装饰。金属网孔面板上,我们同样也能用一些磁吸挂件来点缀;



桌面效果,网孔面板跟钢化玻璃面板,你更喜欢哪一种?






整机性能测试
鲁大师整机得分201W;

默频状态CPU-Z测试,12600K单核得分742.3,多核得分7226.3;

5.0GHz的处理器单核得分802.1,多核得分7581.3;

5.1GHz的处理器,单核得分819.5,多核得分7550.3;

PC Mark Extended整机测试,整机得分11965分,常用基本功能测试得分10784分,生产力测试得分12188分,数为内容创作测试得分15007分,游戏测试得分28079分;

使用3D Mark进行测试,在Time Spy测试中,显卡得分17699,在Time Spy Extreme测试中,显卡得分8900,在Fire Strike测试中,显卡得分44029,在Fire Strike Extreme测试中,显卡得分21565,在Fire Strike Ultra测试中,显卡得分11082,在Port Royal光追性能测试中,显卡得分11556;

室温26°,机箱封闭状态烤机15min,CPU温度稳定在68℃左右,CPU功耗稳定在155W左右;

OC 5.0GHz,烤机10分钟,CPU温度稳定在86℃左右,CPU功耗稳定在195W左右;

OC 5.1GHz,烤机5分钟,CPU温度稳定在93℃左右,CPU功耗稳定在205W左右;由此可见,爱国者这款冰魄SP360水冷性能确实非常强大;

同环境下,使用Fur Mark对显卡进行烤机测试,在机箱前面板为玻璃面板时,烤机15分钟,显卡温度稳定在67℃左右,显卡功耗稳定在320W左右;(温度已经够低,更换前面板情况下,显卡烤机几乎无差异,同时也说明机箱内部散热效率非常不错)

开启内存XMP ,并手动锁定Gear 1之后,内存的读取速度为57130MB/s,内存的写入速度为57839MB/s,内存的复制速度为57934MB/s,内存延时为62.7ns;

整机游戏测试
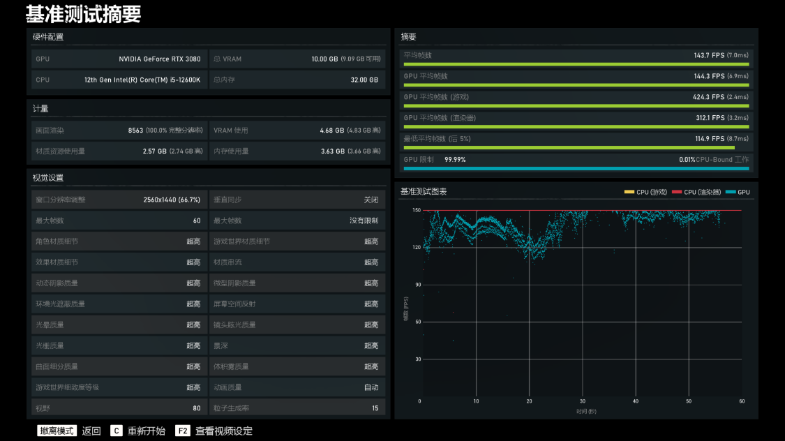
《战争机器5》基准测试,将游戏画质设为超高,4K分辨率下,游戏的平均帧率为87.4FPS,保持画质不变,2K分辨率下,游戏的平均帧率为143.7FPS;


《古墓丽影·暗影》基准测试,将游戏画质设为最高,光追设为超高,DLSS设为超强性能,4K分辨率下,游戏的平均帧率为136FPS;降低至2K分辨率后,游戏的平均帧率为177FPS;


《极限竞速·地平线5》基准测试,将游戏画质设为极端,4K分辨率下,游戏的平均帧率为78FPS,降低至2K分辨率后,游戏的平均帧率为103FPS;


装机点评
面对琳琅满目的“海景房”机箱,爱国者月光宝盒镜机箱的表现,应该称得上绝对的出彩。上文装机实测也能表明,这款机箱不论颜值、用料、散热性能表现都非常优秀,更重要的是在价格方面会相对更加亲民,从而也能更适合喜欢海景房主机的普通玩家;
双面全景高透钢化玻璃,以及可替换的冲孔面板,不负爱国者月光宝盒系列机箱镜,对“好看不止一面”的完美诠释;此外,本次装机实测也表明,冰魄SP360这款水冷除了超高的颜值和独特的一体联排风扇出彩,散热性能方面的表现也同样优秀;

另外,12代酷睿i5-12600K搭配RTX3080显卡的配置组合,很快或已经成为“上一代”产品。且不去计较上新需要付出的高昂代价,谁也无法否认这种配置,在接下来相当长时间内,依旧会是绝对主流的高阶配置。当然,是继续观望躺平,还是果断出手,选择权在你,也欢迎你一起参与探讨。
更多游戏资讯请关注:电玩帮游戏资讯专区
电玩帮图文攻略 www.vgover.com
