之前這個本子在《流浪地球2》劇中出現過,我借了一臺來看看真面目~
![]()
ROG的冰刃系列能一直存在,說明ROG已經對“筆記本雙屏”這個產品形態有了充足的掌控力。
經過多次迭代,雙屏形態的產品思維愈來愈成熟,使用場景越來越清晰。
上代的R9 6900HX+3080的冰刃6確實給我留下了很深的印象,我當時就在想如果RTX3080的能耗比能高一點,再高一點。那麼,對於冰刃這種偏輕薄的機器來說,散熱壓力會小很多,旗艦機性能會更好。今年的40系顯卡和AMD Zen4架構HX CPU能耗比都很優秀,我想對於冰刃系列來說是一件天大的好事。
設計與外觀
![]()
整體感覺到了神祕與科幻,確實有超旗艦那味~
![]()
![]()
怕你手掌懸空時間長了有腱鞘炎的風險,還貼心送了橡膠掌託。
不是PU蛋白皮我就很開心了
有了掌託後,在固定使用場景中會有很大改善。但是移動場景下,還是沒啥辦法。
這個是理解的,有了屏幕之後,鍵盤必然會往下沉。除非。。。16:12的屏幕?
——A面——
整個A面採用雙色漸變陽極氧化工藝,質感到位。
![]()
星際黑配色很深邃,加上經典的斜切設計+鑽切LOGO(這斜切的一刀估計不便宜)
![]()
漸變點陣設計還是之前的設計,不夠潮,今年風向變成了條帶。希望冰刃明年能跟上潮流。
![]()
不過,潮流歸潮流,好看還是好看。唯一的遺憾是眼睛不能亮。
![]()
斜切線底部是ROG的LOGO。
邊緣鑽石切割看起來很有品質感
這種工藝我記得一刀得要5塊錢來着
![]()
![]()
——B面——
邊框窄極了,加上副屏整個屏幕非常大,沉浸感會很到位,而且屏幕好亮~
![]()
——C面——
![]()
![]()
ROG給開合式散熱系統的命名都叫“AAS散熱系統”,無非有的是AAS1.0,有的是AAS2.0。
共通的特性都是屏幕掀開後,利用C面或者D面輔助進風,而冰刃雙屏系列都是使用C面副屏下方進風。
這無疑是一種科學的方式,但是成本和代價也很高。
![]()
副屏採用四向鉸鏈,可以在主屏打開的時候,自動抬起副屏並向後滑動,形成“瀑布式”的一體感且最大承重20KG,放幾瓶可樂綽綽有餘。
這代冰刃7採用康寧大猩猩DXC玻璃,耐刮+透光率高+反光率低。
確實有注意到用戶痛點,但是並不完全100%抗反光。如果光線直射仍然會有,這個是鏡面屏就沒辦法避免,只能等待科技的再一次進步。
![]()
預判了我要幹啥
不能把手伸進去
![]()
副屏抬起後的LOGO很到位~
![]()
副屏和鍵盤之間,做了透明的鏡面裝飾,這個設計在幻X上也有。ROG的設計語言是一脈相承的。
![]()
鍵盤爲1.7mm鍵程的單鍵RGB鍵盤。
![]()
左下角還有一個
DEFY BOUNDARIES,CHART NEW HORIZONS——“挑戰邊界,繪製新的地平線”![]()
觸控板在右側,可以調出小鍵盤,很方便。這個確實很方便。
![]()
——D面——
![]()
D面也是斜切設計,實際上這個斜切是一個等邊三角形的兩個側邊,可以看看中心的三角形符號和斜切是不是平行的。
![]()
風扇開口很大,有利於散熱
三角形腳墊帶來的摩擦力到位,在桌面使勁搖晃基本不帶動的
接口
——左側——
![]()
電源接口、USB-A 3.2 、USB-C 3.2 、MicroSD讀卡器、3.5mm耳麥接口
C口支持100W PD充電,這是很文明的事情,手機電腦通用充電,打通障礙,感受科技的美好
——右側——
![]()
右側只有一個USB-C 3.2
——後方——
![]()
後方還有2.5G RJ45,USB-A 3.2,HDMI2.1,這個USB-A最好接個長續航的無線設備。這樣不需要經常動它
![]()
後面還有個熟悉的指示燈,天選和魔霸都有的,ROG設計語言一脈相承~
說明上面對產品掌控力足夠
在有副屏的情況下感覺到接口盡力了,2A 2C接口夠用,還有HDMI和RJ45,已經非常豐富了。
配置與參數
——CPU——
![]()
CPU採用銳龍9 7945HX,臺積電5nm工藝,16 個Zen 4內核,都支持多線程,最多可以同時執行32個線程。
這顆處理器是目前移動端最好處理器。
和i9-13900HX相比功耗要低很多,同時單核差距小,多核性能強。能耗比高的特性可以在高功耗高散熱壓力的情況下,將更多資源給GPU。
——顯卡——
冰刃7雙屏給到了GeForce RTX4090 laptop GPU顯卡,9728個CUDA核心,256bit位寬,配有16GB 三星GDDR6顯存。
![]()
——屏幕——
![]()
屏幕是冰刃7雙屏最大的特色,顧名思義——倆屏幕
這倆屏幕分別爲16:10 2560x1600 240Hz MiniLED的主屏和4K分辨率 100%sRGB的觸控副屏組成。
![]()
副屏支持手指觸控和手寫筆操作
軟件可以直接觸控調整亮度、切換分辨率以及自定義縮放
由於主屏幕的分辨率和副屏是不一樣的,所以自定義縮放需要認真研究一下
需要講一下這個雙屏的邏輯:
Win11系統會識別爲兩塊兒屏幕,因爲真的是兩個屏幕
![]()
由於ScreenPad Plus控制軟件的存在把屏幕鏈接起來了,如果你需要拖動窗口,會出現一個提示框——你需要把這個窗口拖到哪個屏幕上?
![]()
主屏NE160QDM-NM4來自京東方,屏庫沒找到NM4,只有NM1。
![]()
主屏的Mini LED相比上一代的512背光分區提升很大,直接翻倍來到了1024分區。MiniLED帶來的優勢很明顯,利用亮度變化帶來的高強度對比讓畫面看起來更有層次感且細節更豐富。
之前ROG就做了超畫引擎以減少MiniLED帶來的光暈問題。實際觀感效果很好,確實沒啥光暈。主屏開HDR體驗會很好,HDR1000誒,那畫面,嘖嘖~
Armoury Crate奧創智控中心在冰刃7雙屏上可以對Mini LED更改多點分區、整體一區
![]()
- 多點分區 是在1024背光分區下,純黑區域下不發光,充分發揮MiniLED的特性,合適用來打遊戲、看電影。
- 整體一區 是整個屏幕都發光,一整塊。亮度一致性好,適合做內容創作,比如畫圖和視頻編輯。
副屏有很多好玩的操作——
![]()
比如在修圖的時候,下面會自動變成LR該有的操作界面。
色調,色溫,對比度,高光,陰影都可以隨意調整,直接上手會比用鼠標點點點效率高很多。
但是目前來說,這些旋鈕沒有“感知”,不能盲操。如果可能的話,未來希望在這塊兒屏幕內部加入線性馬達,利用震動來產生刻度感,從而增加實際感覺以及可操作性。
![]()
PR也是一樣,可以調整時間軸,標記剪輯點,調整系統音量。
![]()
![]()
當然,也可以用來開物理外掛——
![]()
在講PPT的時候,隨時往下瞄幾眼
“同學,你的頭爲啥一直低着?”
“老師,我昨天脖子擰了,現在這樣會舒服一些”
![]()
打遊戲的時候,攻略就放下面,隨時可以觀看學習
![]()
![]()
——內存——
內存採用DDR5 4800MHz
![]()
延遲和速度是OK的,但是我沒理解爲啥沒給到更高頻的內存
——固態——
由於固態是兩根2T組了Raid0,所以讀不出來。
(這意味着也沒有升級空間了)
![]()
CDM跑509G的盤,12015.28的讀取,10036.39的寫入。兩個盤一起是很快
![]()
用HD tune這100G跑的都飛出去了。。。200G也沒啥好跑的了,一個字:牛!
![]()
——電池——
![]()
90Wh電池,正常水平
——網卡——
![]()
MT7922網卡
——重量——
![]()
- 裸機重量爲2.68KG,這個重量在16吋遊戲本里算比較重的,但是考慮到堆料和屏幕我覺得其實還好。
- 旅行重量爲3.8KG,主要是那個適配器330W太重了。
- 順便看了下掌託,0.25KG,也就是全部放揹包裏面,差不多4KG整。
測試表現
——單烤——
在增強模式下,單烤Stress FPU的功耗爲112 W,大核心頻率爲4.6GHz,非常強
![]()
在手動模式下,功耗爲112W,大核心爲4.6GHz,這沒啥區別
![]()
——雙烤——
在增強模式下,雙烤CPU的功耗爲51 W,大核心頻率爲3.3GHz
顯卡爲161W,核心頻率1.69GHz,總共是51+161=212W,還不錯。
![]()
但是噪音有點大
![]()
如果可能的話,平衡模式會是很好選擇或者配一個ROG 聚變2 300耳機。
![]()
整體溫度其實還好,鍵盤溫度一點都不高。
在手動模式下,95+137=232W,提升了20W,但是,顯卡的功耗反而會下降。說明策略是爲了保證CPU的發揮,甚至給到了95W,維持CPU在4.3GHz。
但是代價是噪音會進一步提升,非必要不建議啓動手動模式。
![]()
——3DMark——
![]()
增強模式下3DMark在Time Spy項目跑分爲:19180分,顯卡20567分,CPU 13877分,這是我目前跑過的最高的分了。
![]()
在CPU Profile項目跑分爲:最大線程14346/16線程13328/8線程7977/4線程4233/2線程2171/1線程1096
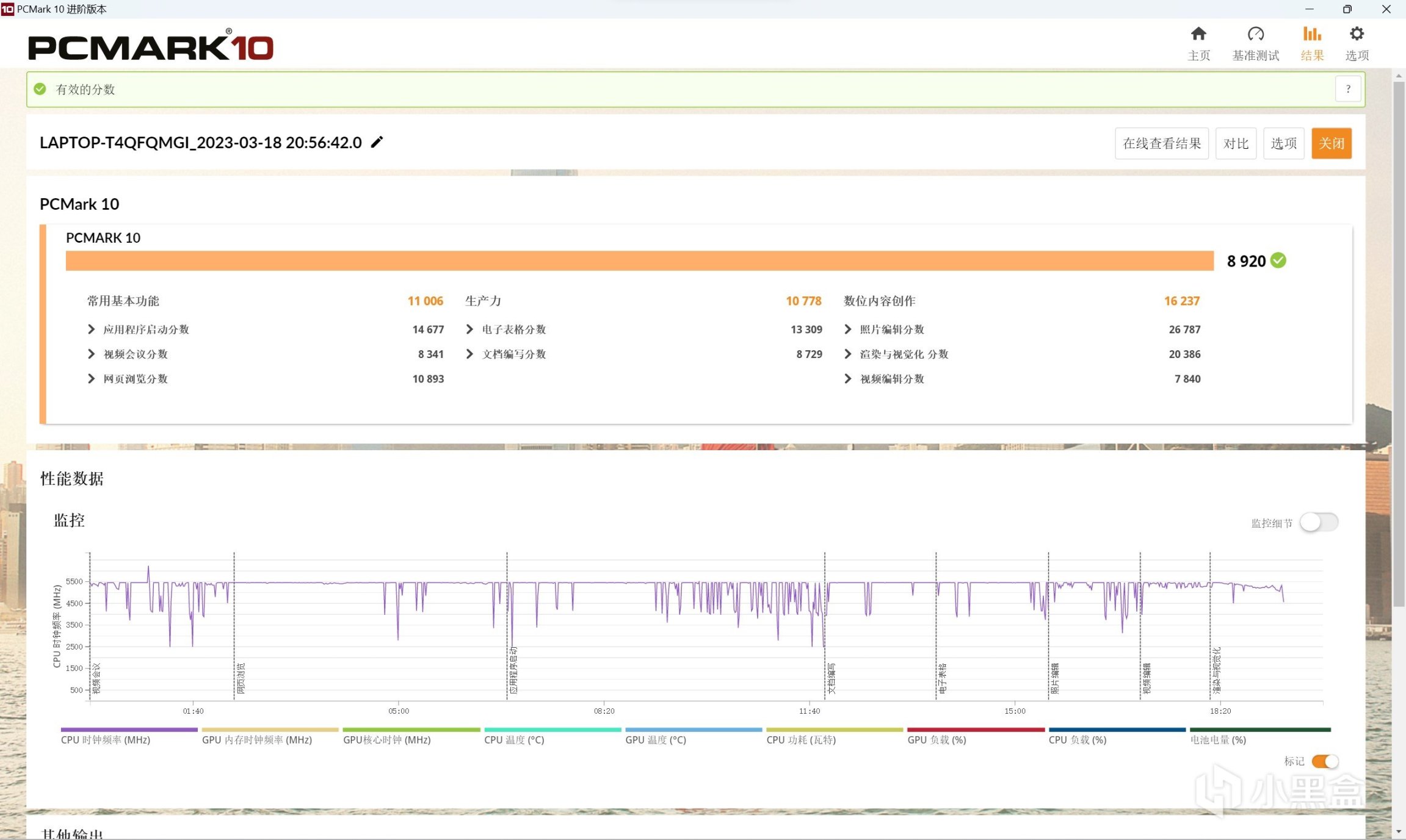
——PC Mark——
![]()
插電狀態爲8920分
![]()
用電池是6594分
用電池性能下降不多,還是很強的
——R15 R20 R23——
在增強模式下
![]()
- 在R15的Open GL渲染有289.60幀。 CPU得分5717CB。
- 在R20中13595PTS的得分。
- 在R23中,CPU有34239PTS的多核。1943PTS的單核
這個分數確實很強了,已經幹掉了很多旗艦CPU
遊戲表現
——原神——
![]()
原神的最高畫質1.5x渲染倍率,顯卡表示不想動
——CS:GO——
![]()
CSGO最高畫質可以到557幀,240Hz的屏幕隨便跑
——PUBG——
![]()
![]()
PUBG在【超高畫質 100渲染比例】下,183幀很流暢。
——地平線4——
基準測試能跑在223幀
![]()
實際遊玩開啓最高畫質大部分貼着240Hz屏幕在跑
![]()
——光明記憶:無限——
光明記憶同一畫質分別開關DLSS以及插幀做了測試
【光追超級 超級畫質】原本86幀,開啓DLSS平衡漲到155幀,開啓插幀後,提高到193幀。
![]()
【光追低 超級畫質】原本100幀,開啓DLSS平衡漲到188幀,開啓插幀後,提高到218幀。
![]()
【光追關 超級畫質】原本135幀,開啓DLSS平衡漲了100幀,達到235幀,開啓插幀後,提高到252幀。
![]()
——Apex——
APEX【2560x1600 最高畫質】基本都穩定在190附近
![]()
![]()
CPU基本在4GHz以上,顯卡則在2.1GHz,顯卡頻率並不算高
——原子之心——
![]()
——賽博朋克2077——
《賽博朋克:2077》在低光追畫質預設下,DLSS固定爲平衡,開啓DLSS幀生成可以從110提升至165
![]()
在超級光追畫質預設下,DLSS固定爲平衡,開啓DLSS幀生成從85到136幀
![]()
2077的幀生成確實帶了很大的提升
總結
優點:
- 金屬機身和設計帶來的質感很到位
- 感光斷電設計很棒
- MiniLED帶來的層次感很到位,
- 硬盤默認組RAID0,基本不回遇到幾秒鐘的加載場景(除了APEX港服,他們服務器是真的慢)
遺憾:
- 不支持USB4(很奇怪的一個點)
- 副屏還有優化空間(其實目前來說還好,但是線性馬達我認爲是一個方向)
- C面是金屬,偶爾會有靜電
- 超高負載下噪音大(機器做薄了是有代價的)
![]()
最後回答一個問題:副屏有意義嗎?
我認爲,這個更多是看你的需求。
因爲在WIN11邏輯下,副屏確實是另一塊兒屏幕,並不能完全做到想象的那種無縫銜接。
- 所以,如果純打遊戲我覺得意義不大。
- 但是,如果是設計師,那麼這個副屏就很棒,熟悉工作流程後,可以極大節約操作成本,從而提高效率。
不僅僅是Adobe系列軟件才能匹配,也可以自行建立“操作檯”。只要有設計工作屬性,那麼這個副屏就是有意義的。
至於購買建議,我沒啥建議。
當前真正的出貨主力是RTX4080的版本,而後面還有RTX4070的版本,更多購買的動機應該是“潮流和玩樂”,如果是這樣的動機,那就可以購買。
另一種則是從專業意義上的創意設計是創意,不是創作,我認爲,買了不虧。
更多遊戲資訊請關註:電玩幫遊戲資訊專區
電玩幫圖文攻略 www.vgover.com
