圖1(搬運),今天剛發的延遲測試(ms)
VSync關
reflex開:平均9.78,最差13.77,最好6.92
reflex加速:平均9.8,最差14.55,最好5.12
VSync開
reflex開:平均10.89,最差15.68,最好7.49
reflex加速:平均10.96,最差16.24,最好6.94
結論:二者平均延遲相近,但reflex增強差時更差,好時更好
圖2(我做的鎖幀時的測試)
結論:reflex加速時最低幀更低,最高pc延遲更高
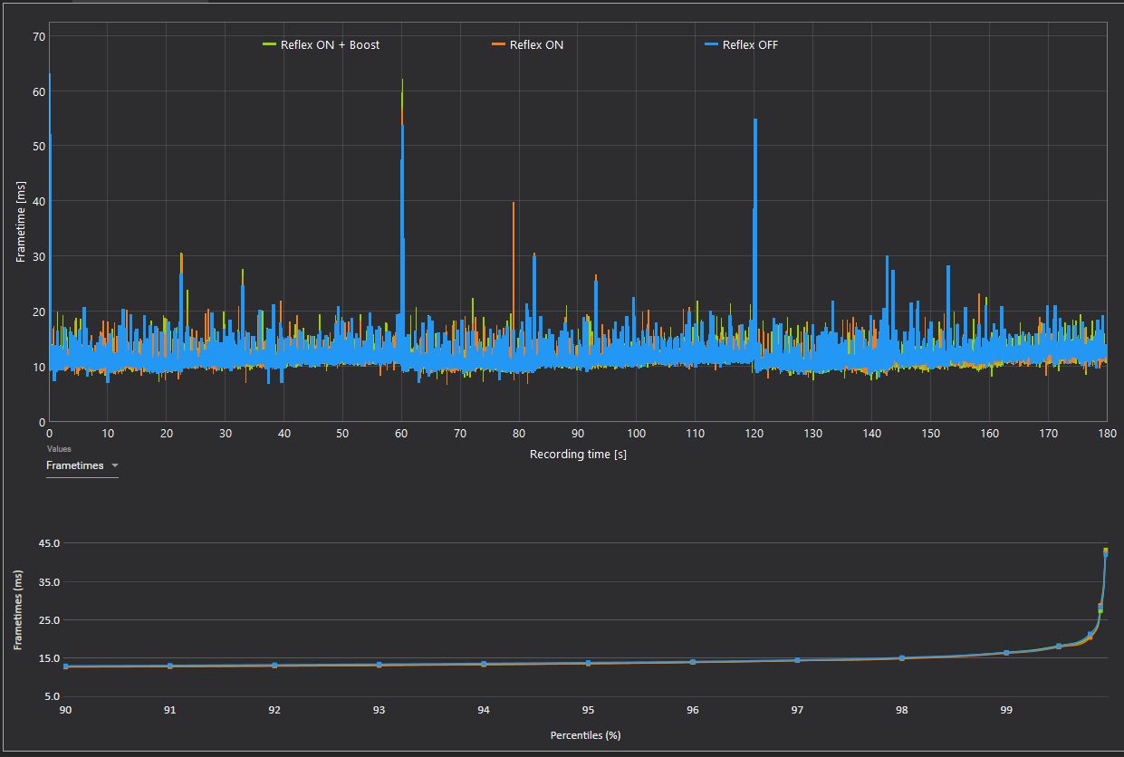
圖3(搬運),reflex禁用,開啓,加速的幀間隔對比
結論:禁用的幀間隔最好,體現爲最絲滑
圖4,英偉達官方開發人員回應:推薦高端電腦選擇reflex boost
圖5,reflex boost在4k極致畫質(高gpu壓力)下,延遲表現最好
圖6,權威博主批評boost會造成不好的幀間隔,認爲不鎖幀(此時gpu不可能降頻,而boost本來也就是強制gpu高頻),搭配reflex開啓,就已經是最好的了,使用boost反而不絲滑
最後,個人意見
fps_max 0,則無須boost
高端電腦散熱好且喜歡鎖幀,可boost
高畫質4k或2k競技時,想低延遲,剛需boost
絕大多數情況下,開啓比boost更絲滑
![]()
![]()
![]()
![]()
![]()
![]()
更多遊戲資訊請關註:電玩幫遊戲資訊專區
電玩幫圖文攻略 www.vgover.com
