不说原理只说操作。我的u全默认跑不满睿频,内存是目前最低价的挚科48G6000c28
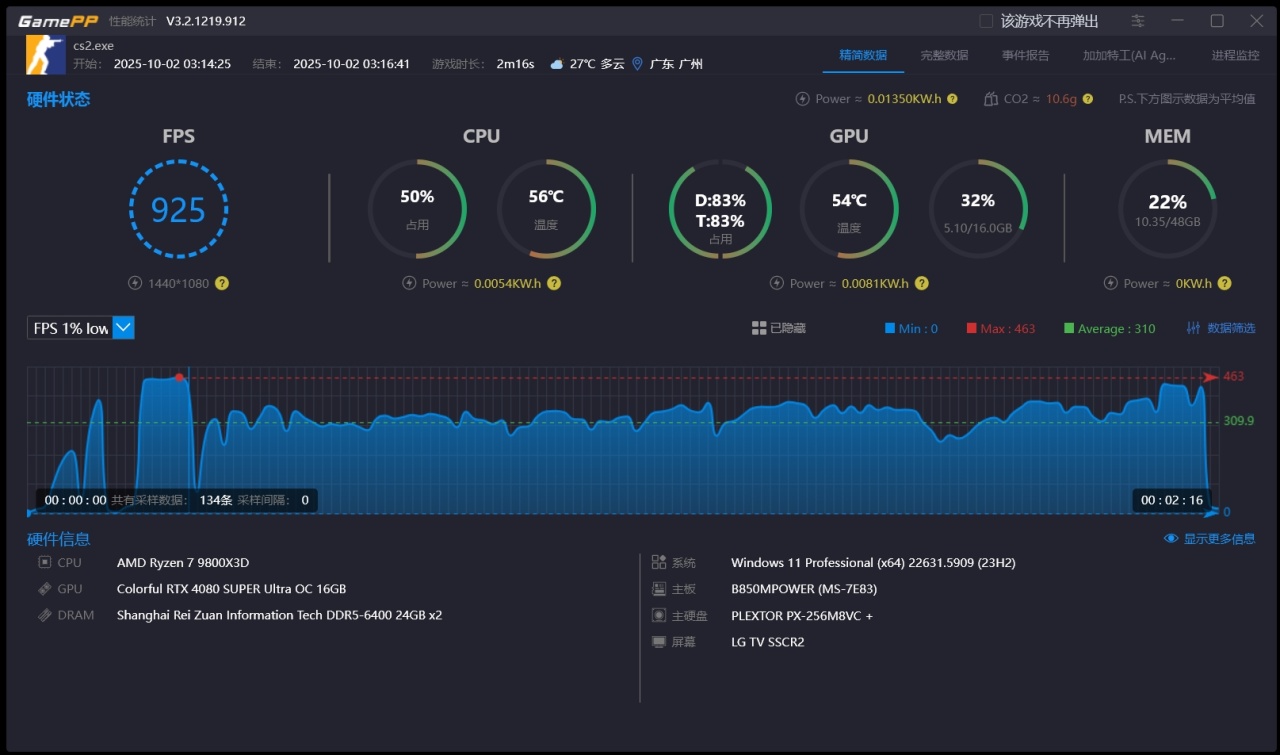
基于钰叔的win11 23h2优化版,自己再用boosterx(有用pro功能)简单优化了一下(新装机懒得慢慢装系统和重新调,不然估计上24h2据说对au优化更好)ps:我抖音也有免费的调机视频,之前129k可以做到650和231的low帧,同钰叔测试场景峰值1050fps,非au大家可以抄那个视频现在配置峰值是1350fps
关bar
关4G解码
关集显
关pss
关svm
关c状态
关iommu
关高精度计时器
7.08.22.109 AMD芯片组(先装7.06.24.2226)
PBO设置(基于微星主板)
x10
+200
分核负压,5425频率下需要跑满1.3v所以别压太多(看图二),我用的银昕e360pro,有用冷头屏幕(所以判断这个可能不影响抽帧),玩异步的要么是大雷需要开105然后pbo-225要么上压缩机玩,普通玩家算了吧。。
内存基于expo,看图三再调小参(不敢极限压怕抽帧,够用就好,压不进c26)
纯净后台只有赛睿驱动(尽量统一品牌外设和无驱动外设),steam,游戏加加精简版用于记录否则不开,590.26驱动无删减(默认全装带遥测和nv app),不开记录时刻和悬浮窗,空调房27℃
最后是完美和5e死斗的主观实测,只能说完美真的卡,5e抽帧估计是被杀的时候,无感很丝滑,完美能感到明显的抽帧的卡。
竞技对局无感或者说是不明显,但是总觉得ak弹道都好飘没之前顺但是5e起码能控
最后综合一句,打死斗时候,还是之前129k那种顺滑,真没有抽帧的顿挫感
![]()
![]()
![]()
![]()
![]()
![]()
![]()
![]()
![]()
更多游戏资讯请关注:电玩帮游戏资讯专区
电玩帮图文攻略 www.vgover.com
