大家好,這裏是拿到了駕照的博主
![]()
兄弟,你怎麼知道我一把過
今天咱們把軟路由系統下較爲普遍的問題全部都解決掉,避免新手踩坑與重刷,注意,本期教程僅針對OPENWRT及其下屬分支ImmortalWrt系統的擴容,其他的教程都是全兼容,其他系統,如iStoreOS,lanwrt等分支系統可以參考着擴容,話不多說,正片開始。
1.openwrt擴容
注意,擴容可能會導致數據與插件全部丟失,建議先備份,再擴容!!!!!!
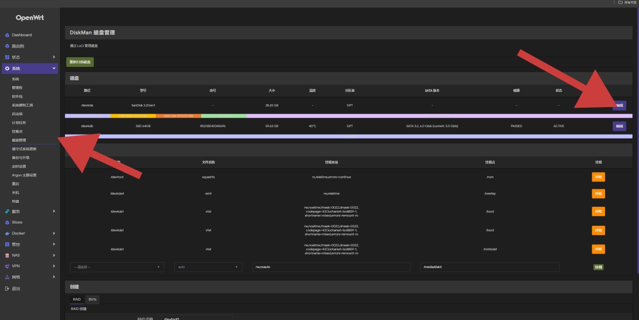
首先,我們要來到磁盤管理的GIThub項目界面進行下載IPK文件,也就是luci-app-diskman_v0.2.11_all.ipk。
![]()
之後,我們需要保證openwrt系統是在聯網中,比如在網絡——接口中查看lan口或wan口是否有主路由,或者ISP下發的IP,有就可以不用管了,沒有的話建議先檢查一下自己的接口有沒有接對,或者路由器的DHCP是否在正常工作。
![]()
檢查接口是否在工作
![]()
一定要聯網安裝依賴,不然會提示255錯誤碼
![]()
點擊編輯
![]()
再點擊文件系統列表下的按鈕,大概率是EXT4,隨後再以該格式格式化一次。
![]()
一定要格式化一次,不然有可能會失敗
![]()
然後來到掛載點,點擊添加。
![]()
UUID選擇你要掛載的空間,也就是咱們剛剛創建並格式化後的分區,掛載點選擇:作爲外部 overlay 使用(/overlay),並勾選以啓用,點擊保存,此時,我們的掛載便完成了一半,再點擊保存並引用,再耐心等待一會,此時,我們的掛載便完成了,隨後點擊系統——重啓,重啓設備,將其斷網,並將lan口通過網線插入電腦,等待一會,等待重啓完成後再次進入192.168.1.1或網關處即可。
![]()
都保存並配置好就意味着完成了
![]()
旁路由開啓IPV6
這個比較簡單,打開網絡——接口——點擊添加新接口,隨後名稱隨便選,協議選擇DHCPv6客戶端,設備選擇你橋接的接口,創建完成後防火牆設置選擇lan區域,高級設置中關掉委託ipv6前綴並保存並應用即可,如果還沒有ipv6,可以打開設備,再點擊你橋接的網口的配置按鈕,最後將啓用ipv6從自動變爲啓用然後保存並應用即可。
![]()
從左到右配置,從上到下分別是名稱,你的配置協議,你要綁定的接口
一定要配置防火牆,不然會無法訪問和使用,空有ip不能訪問
![]()
利用TLS證書進行加密以便實現https訪問
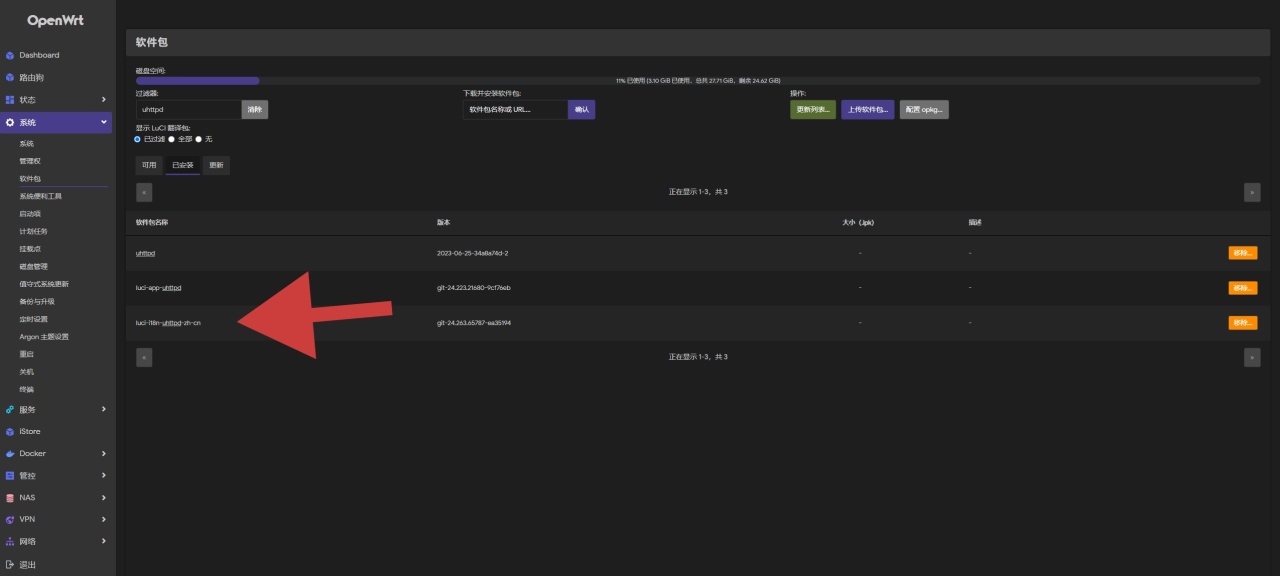
注意,這裏是根據上篇的uhttpd的修改下進行的,使用444端口,443端口可能會因爲各地區運營商的問題而封掉,所以就只使用444端口了。
還是老樣子,在軟件包下載安裝luci-i18n-uhttpd-zh-cn。
![]()
只需要安裝翻譯包就行了,其他的會自動安裝
![]()
沒啥要求的直接用自簽證書就行了,反正自己用也無所謂了,而且還能省去自己續簽證書這個事。
有要求的則可以繼續看下去,在得到證書和私鑰後,通過winscp,打開etc文件夾,可以看到這兩個就是自簽證書和私鑰了,在其中將你的證書與私鑰丟進去,右鍵點開屬性,權限選擇0644保存即可。
![]()
![]()
隨後打開uhttpd,將HTTPS 證書 (DER 或 PEM 格式),HTTPS 私鑰 (DER 或 PEM 格式)的路徑換爲你的導入進去的證書和私鑰的路徑,再保存並應用即可。
![]()
應用後會導致當前界面直接關閉,輸入內網IP加端口訪問即可
1.開始的準備和配置
注意,這個辦法不適用於https訪問,不能用來推送下屬設備的ipv6,需要釘釘,或者pushplus,還是老樣子,先去下載ipk文件,這裏是鏈接,打開後下載最新版本的luci-app-pushbot_3.60_all.ipk,並還是按照老樣子,在軟件包裏上傳並安裝,隨後打開插件的luci界面。
![]()
儘量選擇最新版,但一定要看更新日誌還支不支持個人系統的內核版本
![]()
![]()
![]()
![]()
注意,虛擬mac可能會導致mac信息無法在本地查詢到,所以在合適的條件下推薦調爲網絡查詢,各個IP配置以及接口配置需要根據自己的情況和網段設備進行修改和選擇。
傻瓜配置結束
將推送模式調爲釘釘,並將MAC設備信息數據庫調爲自己所需要的方式,建議勾選每天零點重置流量數據以及開啓日誌方便查看每日各設備流量使用情況以及找出錯誤原因。
再打開定時推送,這裏可以按照個人需求進行調整,選擇是否啓用,推薦調爲間隔發送,這樣可以保證其會比較穩定。
![]()
再打開推送內容,將ipv6變更通知調整爲通過網絡接口獲取,且,將網絡接口調整爲你的ipv6接口,比如旁路由下的br-lan接口,這裏需要選擇你ipv6接口的名稱,主路由則是wan口。
![]()
框起來的可以看情況進行通知配置
下方勾上cpu負載報警和cpu溫度報警,負載報警根據自己的軟路由的cpu的核心數來進行填寫數字,比如我這個路由器是3215U,雙核,就在其中填入2,CPU溫度則是按照自己的日常使用溫度加個10度就差不多了,如果還覺得報警頻繁,可以再加點溫度閾值,5度5度的加,這塊可以根據自己的需求選擇。
設備異常流量建議使用10M爲準,換算過來是83.89mbps,也夠用了,可以自己靈活調整單位。
取消勾選異常流量免打擾,剩下的Web 登錄提醒,SSH 登錄提醒,Web 錯誤嘗試提醒,SSH 錯誤嘗試提醒以及自動拉黑全部勾選,拉黑時間(秒)則可以調整爲0,登陸錯誤的可以內網進去刪掉黑名單IP,白名單 IP 列表只建議給電腦和手機。
2.釘釘機器人的配置
打開釘釘手機端,點擊發起羣聊,選擇選人建羣
![]()
隨便選三個,然後點擊創建羣聊
![]()
再在這裏把所有人都刪掉就行了。
![]()
羣名可以隨便填寫,然後切換到電腦端,點擊設置,機器人,點擊添加機器人,選擇自定義
![]()
添加自定義機器人
然後輸入機器人的名稱,這裏可以隨便填,填入了之後要點擊關鍵詞選項,填入關鍵詞“路由”,並同意機器人協議。
![]()
之後我們會得到一個地址,我們不需要其他的,只需要https://oapi.dingtalk.com/robot/send?access_token=後面的字符串即可。
![]()
假設這裏是https://oapi.dingtalk.com/robot/send?access_token=123134,那麼,我們只需要123134就行了。
完成後回到Openwrt後臺,回到全能推送插件。
點擊啓用,並輸入字符串,保存並啓動。
![]()
啓動後就會如圖所示
完成後點擊測試,發現有消息了,就完成了。
![]()
更多遊戲資訊請關註:電玩幫遊戲資訊專區
電玩幫圖文攻略 www.vgover.com
