單聊生產力,筆記本電腦看的就是CPU+顯卡+內存+硬盤這些核心件的性能,僅需八千不到就有14代i7+RTX4070的七彩虹隱星是目前非常不錯的性價比選擇。

下面分享七彩虹隱星P16 TA的拆解評測,也包含了搭建生產力環境的實操作業,歡迎點贊收藏打賞三連,有複雜問題諮詢請單獨聯繫。

⏹ 省流總結
給懶得看完的朋友做個總結:
● Intel平臺的筆記本最大優勢就是兼容性,比如WiFi7無線網卡,學習版的各種專業軟件不容易出現奇怪的問題,另外能耗控制也會好一些。
● 有相當一部分的專業軟件分CPU處理和GPU處理兩套配置,處理效率會有比較大的差別,下文會有比較詳細的調試講解,買來當生產力的用戶必看。
● 筆記本電腦使用的CPU屬於移動平臺,內存讀寫會比臺式機使用的桌面端差蠻多,是正常的,但還是會比7系AMD移動端要好一些,支持的頻率更高。
● 七彩虹隱星P16TA自帶的固態硬盤爲PCIe3.0協議,當系統盤沒啥問題,但如果你的生產環境喫IOPS,建議直接多下單一條PCIe4.0的當做運算盤。
● 程序員建議額外配一套無線鍵鼠,七彩虹隱星挺重,一般就是固定場景使用,搭配額外鍵盤之後的工作效率會高很多。
● 如果是遊戲用戶,我個人會更推薦AMD平臺的七彩虹MEOW系列,畢竟有些3A遊戲用大小核CPU會出現調度問題,AMD不會。
簡單來說,如果主要用於辦公,並且對電腦的整機性能都有要求,七彩虹隱星P16TA會是個不錯的選擇,畢竟硬配置就是高+性價比擺在這兒。

⏹ 相關設備
列一下本文相關設備,感興趣可以直接下手。
1️⃣ 筆記本電腦丨七彩虹隱星P16 TA 24
簡介:本文評測品,版本爲i7-14650HX+RTX4070,8G顯存擺在這兒,更適合生產力環境,具體量化測試和表現看下文吧。

2️⃣ 筆記本電腦丨COLORFIRE MEOW R16 24H
簡介:如果更在意遊戲性能,可以考慮性價比更高的AMD CPU+NVIDIA顯卡組合,目前推薦的是七彩虹MEOW R16,R9-7845HX+RTX4070版本的性價比擺在這兒,遊戲玩家可以直接無腦入手。

3️⃣ 內存丨英睿達 DDR5 5600MHz 16G
簡介:七彩虹筆記本原裝爲5600MHz頻率內存,在內存密集型的工作負載下,DDR5 可提供多達 2 倍的帶寬,具有兼容性高、更高頻率及帶寬的優勢,在保證遊戲幀數穩定性、多線程作業、多任務及時響應,創意設計等方面有着不錯表現。

4️⃣ 固態硬盤丨海康C4000
簡介:生產力環境對固態硬盤的消耗是很快的,在意保修可以選擇海康C4000,支持個人送保,TBW快過的時候可以直接換新續杯,特別喫IOPS的環境還是建議西部數據SN850X。

⏹ 參數解析
七彩虹隱星P16 TA 24的具體硬件配置如下:
● 屏幕爲16英寸IPS面板,比例爲16:10,分辨率爲2.5K(2560*1600),刷新率爲165Hz,色域覆蓋爲100%sRGB。
● 這款CPU爲Intel i7-14650HX,16核24線程(8大8小),大核最高5.2GHz頻率,小核最高3.7GHz頻率,最低功耗(TDP)爲55W ,理論最高功耗爲157W。
● 核顯爲UHD 16EU,1.6GHz最大頻率。
● 獨顯爲RTX4070(移動版),8G顯存+4608個CUDA,滿血功耗爲140W,理論最高頻率爲2780MHz,支持切換混雜模式和獨顯直通模式,支持Max-Q續航模式。
● 內存有兩個DDR5 SO-DIMM槽位,最高支持5600Mhz頻率,固態硬盤則是三個M.2接口,協議均爲PCIe4.0。
● 原生網口爲一個千兆電口,板載Intel AX211無線網卡,支持WiFi6e協議和藍牙5.2協議,支持替換成Intel BE200無線網卡。
● 共有四個USB接口,兩個Type-C接口協議爲USB3.2Gen2(其中一個爲全功能),A口爲USB3.2Gen2*1+USB3.2Gen1*1。
● 視頻輸出接口爲一個HDMI2.0,有一個3.5mm音頻接口,內置一個一百萬像素的攝像頭並且自帶了單麥克風。
● 原裝電池容量爲53.35Wh,快充最高支持100W的PD協議,支持快捷切換省電模式、娛樂模式、安靜模式和性能模式。
● 散熱系統爲六熱管搭配雙渦輪散熱風扇,風道爲四出風設計,支持快捷切換三擋風扇模式。
簡單總結,由於內存和固態硬盤支持比AMD平臺更好,所以更適合喫算力的生產力環境。

⏹ 開箱拆解
老樣子分爲外觀和拆解兩部分,方便後期拆機加裝和清灰打理。
1️⃣ 設備外觀
相比貓本,我個人更喜歡七彩虹隱星系列的黑白配色,看起來更乾淨舒服。

筆記本的A面中間做了一條漸變色標誌,會隨着不同視角變換顏色,非常具備辨識度和設計美感。

老樣子做個稱重,七彩虹隱星P16 TA作爲公模型號,不出意外的重量達到了2.3KG,便攜性確實差點意思,不過由於配色選的好,視覺上看起來不算笨重。

需要穩定接入的接口均設計在筆記本背部,包含有線網口、HDMI視頻輸出口、DC供電口和一個全功能Type-C接口。

機身左側包含一個低速USB接口和3.5mm音頻接口,另外頂部還有一個防盜孔,可以搭配Kensington鎖使用。

機身右側則是支持PD快充的Type-C接口,同時也有一個高速USB-A接口。

七彩虹隱星P16 TA尺寸擺在這兒,鍵盤也是不出意外的包含獨立數字區,無論是製表還是登錄賬號都很方便。

鍵盤爲剪刀腳結構,手感中規中矩,下面是RGB背光,支持通過驅動修改燈效以及顏色。

觸控板的面積比較大,支持多點觸控,偶爾頂着用還是有一定效率的,當然個人建議工作還是用獨立鼠標好點哈。

需要注意的是電源鍵,全新筆記本正常需要接入原裝的DC供電器才能開機,並且開機是長按電源鍵,切記切記。

另外比較好的一點是底部有做專門的墊高,不用到處找瓶蓋,當然如果是7x24跑任務,建議搭配額外的筆記本散熱器作爲輔助,下面進入拆解環節。

2️⃣ 內部拆解
七彩虹隱星P16 TA的拆解比較簡單,翻到底部卸掉12顆固定螺絲,批頭用普通四角即可,拆卸完後拿卡片或者指甲順着縫隙劃一圈就能拆掉底部擋板。

主板分部如下圖所示,用料還是比較紮實的,核心件的對應位置都有散熱+防磁設計,另外原包裝還送了固態硬盤散熱硅脂,方便用戶加裝。

散熱在過保之前別動,固定螺口上有易碎標,有問題找官方售後。

原裝固態硬盤爲入門級的西部數據SN540,正常不用動,後期如果卡頓建議加裝固態硬盤,然後再清理垃圾文件,確保保留30%以上的空閒空間就好。

原裝內存爲英睿達第二代DDR5內存,也就是5600MHz+C42版本,後加買相同時序+頻率的型號就行。

原裝的三個M.2接口都是PCIe4.0協議,所以後加固態硬盤隨便插哪個口都可以,預算比較多的盤可以裝在靠外側的槽,溫度會低一點點。

比較奇怪的是無線網卡,固定貼上有個易碎標,後續如果想換成WiFi7網卡,建議老老實實找官方售後操作,不然會導致過保,下面裝回外殼,開始調試部分。

⏹ 設備調試
這一段的非常保守,不涉及任何風險操作,適用於所有用戶。
1️⃣ 能耗模式
七彩虹筆記本電腦的控制中心通用,首頁可以實現以下功能:
● 一鍵切換性能模式,對應整機的性能釋放。
● 一鍵切換風扇模式,常規使用不建議改最大或者Turbo,確實風躁很大。
其他組合鍵功能也可以在這裏靠鼠標點擊切換,比如鎖定Fn鍵和關閉攝像頭等等,感興趣自己試一下。

同一頁面往右拉就能看到顯卡配置選項,有兩項可選:
● Discrete GPU Only是獨立顯卡直連模式,可以最大發揮獨顯的性能,但切換之後就不能Type-C接口輸出畫面了。
● MSHybrid是混雜模式,也就是獨顯+核顯混合使用,可以降低功耗+使用Type-C輸出畫面。
生產力環境無腦切換成顯卡直連模式,出門可以用混雜模式省電,另外Intel平臺的筆記本電腦還可以改電源模式,進入Windows的設置,搜索電源模式,改成性能模式就行。

2️⃣ 驅動調試
正如下圖所示,NVIDIA提供了兩個版本的顯卡驅動:
● GameReady對應遊戲模式,也是默認安裝的版本。
● Studio對應工作模式,生產力環境選擇安裝這個版本。
Studio版本驅動玩遊戲也不會差蠻多,和我一樣的懶人可以不用來回切換,切換需要重新下載安裝,挺麻煩的。

3️⃣ 軟件調試
大部分生產力軟件都支持自選硬件模式,比如Blender,默認是隻用獨立顯卡,我這裏多勾選了CPU,相當於混雜模式,合理分配各軟件的硬件設置可以大幅提升輸出效率。

除了CPU和顯卡以外,內存分配也比較重要,舉個例子,雙開Lightroom和Photoshop但主要是修圖,就可以拉高LR的保留內存,將更多的內存留給PS使用。

上面提到的設置基本都在軟件的設置中,具體找一下,畢竟升級生產力工具就是爲了省出時間賺更多錢,能提高一點效率都是好的。

⏹ 跑分測試
接下來做一下跑分測試和應用測試,沒上額外的PCIe4.0固態硬盤,模式均爲性能模式,顯卡使用Studio驅動,大家應該能對這套設備的機能有更清晰的瞭解。
1️⃣ 綜合跑分
首先是魯大師做了個整機跑分,測試結果如下圖所示:
● 綜合得分爲1654630
● 處理器得分爲854837
● 顯卡得分爲444567
● 內存得分爲155827
● 硬盤得分爲199399

其次是遊戲加加,測試結果如下圖所示:
● 遊戲性能得分爲99214
● 工作站性能得分爲207121
● 處理器單核性能得分爲35335
● 處理器多核性能得分爲335823
● 顯卡得分爲61442
● 內存得分爲34746
● 硬盤得分爲10221

最後是Vray,測試結果如下圖所示:
● CPU得分爲22482
● GPU得分爲1648

2️⃣ CPU測試
首先是CPU-Z,測試結果如下圖所示:
● 單核評分爲811.6
● 多核評分爲10305.9

其次是Cinebench2024,全默認配置,測試結果如下圖所示:
● CPU單核評分爲114
● CPU多核評分爲1065

3️⃣ 顯卡測試
首先是針對DX11的FireStrike模組,測試結果如下圖所示:
● 最終分數爲28176
● 顯卡分數爲31162
● 物理分數爲33873
● 綜合分數爲14298

其次是針對DX12的TimeSpy模組,測試結果如下圖所示:
● 最終分數爲12194
● 顯卡分數爲12004
● 物理分數爲13400

第三是3DMark針對DX12高畫質的SpeedWay模組,測試結果如下圖所示:
● 最終分數爲2919

4️⃣ 整機溫度
這裏使用3Dmark的Speedway循環壓力測試,測試時環境溫度爲34℃,測試結果如下圖所示:
● 通過率爲97.8%
● CPU滿載溫度在78℃左右
● 顯卡滿載溫度在68℃左右
如果工作環境的溫度比較惡劣,建議同時下單個筆記本散熱器。

⏹ 應用測試
上述跑分工具僅代表理論,下面進行實際工具軟件與遊戲的量化實測。
1️⃣ 生產力測試
首先是代表CPU和內存性能的7Zip Benchmark,使用默認的10次循環,測試結果如下圖所示:
● 綜合平均分數爲108.881

其次是代表綜合性能的Blender Benchmark,測試結果如下圖所示:
● (CPU)monster分數爲135.49
● (CPU)junkshop分數爲91.50
● (CPU)classroom分數爲62.46
● (顯卡)monster分數爲1777.63
● (顯卡)junkshop分數爲855.18
● (顯卡)classroom分數爲941.60

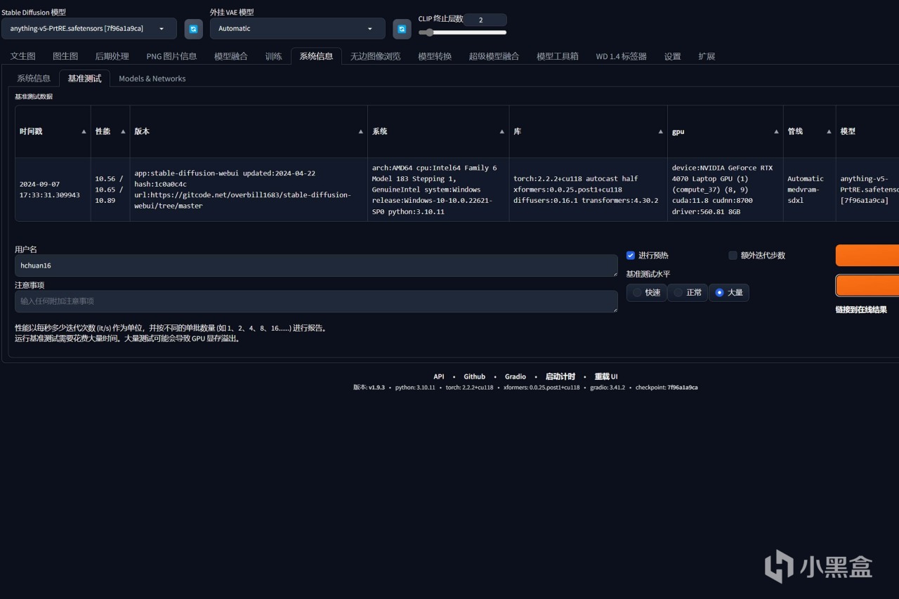
第三是代表CPU+顯卡圖形AI性能的Stable Diffusion Benchmark,使用Normal標準,測試結果如下圖所示:
● 10.56 / 10.65 / 10.89

最後是代表CPU+顯卡影音AI性能的UL Proycon,測試結果如下圖所示:
● 模型使用Intel OpenVINO,CPU測試得分爲128。
● 模型使用NVIDIA TensorRT,GPU測試得分爲961。

2️⃣ 遊戲測試
首先是要求配置較高的常規FPS網遊,案例選擇剛CSGo2(DX12),畫質選擇2.5K分辨率+全高,測試結果如下圖所示:
● 平均幀數爲283.1,P1爲223.9。

其次是標準3A遊戲,案例選擇黑神話悟空官方測試工具(DX12),測試結果如下圖所示:
● 畫質選擇2.5K分辨率+全超高+開啓DLSS+不開啓光追,平均幀數爲72FPS。
● 畫質選擇2.5K分辨率+全高+開啓DLSS+開啓中等光,平均幀數爲83FPS。

⏹ 本文完
更多遊戲資訊請關註:電玩幫遊戲資訊專區
電玩幫圖文攻略 www.vgover.com











 
                                 
                                 
                                 
                                 
                                 
                                 
                                