最近不是剛折騰裝了一臺純3I平臺的主機嘛,就是這套配置Intel Core i5-13600KF處理器+華碩TUF GAMING B760M-PLUS WiFi Ⅱ重炮手2代+金百達白刃燈條DDR5 6800MHz+藍戟A770 16GB+先馬趣造2的組合。喜歡緊湊型機箱的朋友,一定要注意風冷散熱器的限高在166mm,那風冷散熱器的選擇範圍就更多了。
⭕️ 網購和本地電腦城購買CPU有什麼差異?![]()
左側包裝盒較新的是本地電腦城購入的盒裝CPU,右側包裝盒略顯舊的是京東網購的盒裝CPU。
![]()
可以說盒裝在哪購買都不存在說買到假貨,但是盒裝都是由不同的代理商負責售後的,像本地電腦城購入的是北京神州數碼有限公司代理的,京東則是由北京京東世紀貿易有限公司(京東自有渠道)代理的。京東購入的話自然是京東平臺負責售後,本地電腦城購入就是看當地的代理的渠道集中送修售後。四海哥個人感覺本地電腦城的優勢就是會比網購便宜,但是默認不含稅不帶發票(需要加稅點開票),網購就是帶電子發票,售後更有優勢。
⭕️ 配置單⭐️ ⭐️ ⭐️ CPU:Intel Core i5-13600KF(盒裝處理器)
⭐️ ⭐️ ⭐️ CPU防彎固定扣具:酷凜(ID-COOLING)ABF-1700
⭐️ ⭐️ ⭐️ 主板:華碩(ASUS)TUF GAMING B760M-PLUS WiFi Ⅱ重炮手2代
⭐️ ⭐️ ⭐️ 內存:阿斯加特(Asgard)金加倫TUF聯名款 DDR5-6800(海力士A-Die)
⭐️ ⭐️ ⭐️ SSD:朗科(Netac)NV7000絕影系列 2TB PCIe 4.0 x4 NVMe SSD
⭐️ ⭐️ ⭐️ 顯卡:藍戟(GUNNIR)Intel Arc A770 Photon 16GB OC
⭐️ ⭐️ ⭐️ 散熱:九州風神(DEEPCOOL)阿薩辛4
⭐️ ⭐️ ⭐️ 機箱:先馬(SAMA)趣造2側透版
⭐️ ⭐️ ⭐️ 電源:鑫谷(Segotep)崑崙MU-750G冰山版
⭐️ ⭐️ ⭐️ 機箱風扇:利民(Thermalright)TL-S12-W(12CM,ARGB機箱風扇)
![]()
▼ 先馬趣造2側透版機箱的體型尺寸:391mm × 205mm × 325(無擴展倉),391mm × 205mm × 362(無擴展倉)。
![]()
▼ 爲了方便用戶移動主機,在包裝盒內附贈了一個手提袋。可以將機箱放在手提袋子裏,這樣搬運會更加的方便,也更省力輕鬆不少。
![]()
▼ 先馬趣造2之所以選擇機箱側透除了能夠展示內部的電腦配件之外,更多的是爲了突顯華碩主板玩燈控的優勢,用過華碩主板的都知道神光同步(ASUS AURA),利用Armoury Crate(奧創遊戲智控中心)軟件就可以實現豐富的Aura RGB 燈效,不想開燈效也可以單獨關閉。
![]()
▼ 先馬趣造2的機箱在頂面、底面、側面和正面都使用了大面積的MESH網孔,爲了更好的提升散熱,先馬趣造2也可以單獨再加裝12mm機箱風扇。
![]()
▼ 先馬趣造2的內部空間還是足夠充裕的,強烈建議喜歡風冷散熱器方案的朋友優先考慮雙塔雙風扇的風冷散熱器。先馬趣造2的風冷散熱極限高度在166mm,用九州風神阿薩辛4的風冷散熱器就非常合適,塔高僅有164mm,基本上已經是能夠塞進來非常巨大體積的風冷散熱器了,這樣搭配也是非常合適的選擇。
![]()
▼ 阿斯加特(Asgard)TUF聯名款 DDR5-6800內存可以完美支持華碩(ASUS)TUF GAMING B760M-PLUS WiFi Ⅱ重炮手2代主板的神光同步(ASUS AURA)功能,可以通過Armoury Crate(奧創遊戲智控中心)軟件設置內存的ARGB燈效,在體驗上和燈效的可玩性方面都是很不錯的。阿斯加特金加倫TUF聯名款 DDR5-6800內存的燈帶位置內部有10顆高亮度的LED燈珠,燈光效果還是十分均勻的。
![]()
▼ 由於主板的M.2 SSD 插槽上插入了一條朗科NV7000絕影系列 2TB PCIe 4.0 x4 NVMe SSD ,散熱馬甲就用不上了。
![]()
▼ 先馬趣造2機箱內部安裝的顯卡限長有兩種,一種爲280mm(電源正裝下移或者電源倒裝),另一種爲335mm(140mm ATX電源裝最頂部或者換SFX電源)。這裏搭配的藍戟(GUNNIR)Intel Arc A770 Photon 16GB OC 顯卡長度爲300mm,畢竟是Intel的當家旗艦顯卡使用標準雙PCI-E槽位倒是不影響使用。整體的安裝也沒有什麼難度,機箱內部的理線還是較爲方便的。
⭕️ 產品開箱1️⃣ Intel Core i5-13600KF(盒裝處理器)
▼ 考慮到是3I 平臺在裝機配件組合,處理器是性價比非常高的,也頗受大家認可的Intel Core i5-13600KF(盒裝處理器),要是預算不夠建議買散片就行,對於售後服務有追求還是推薦選購盒裝。
![]()
![]()
![]()
2️⃣ 酷凜(ID-COOLING)ABF-1700(CPU防彎固定扣具)
▼ 對於擔心LGA1700處理器長時間使用會彎曲的困擾,就是主板廠處理器扣具由於兩點受力,處理器扣具會容易導致CPU彎曲變形,有這個困擾的朋友一步到位買個全鋁合金材質的防彎固定扣具就行了。
![]()
![]()
3️⃣ 華碩(ASUS)TUF GAMING B760M-PLUS WiFi Ⅱ重炮手2代
▼ 沒想到華碩在2024年推出了全新的第二代重炮手主板,內存超頻支持到7800MHz+(OC),升級全新的顯卡易拆鍵和全新易拆式天線。
![]()
![]()
▼ 華碩主板支持三年質保,1年換新服務和1年氧化包修服務和3年的人損幫修服務,而且主板是支持個人送修的,華碩在中國臺系主板廠商裏對售後服務做到了非常完善的程度。
![]()
![]()
▼ 附件方面主要是使用說明書、SATA線材、易拆式WiFi天線、M.2螺絲和一些TUF元素的貼紙、宣傳冊等。畢竟是華碩的主推款主板,在I/O擋板方面也是當前大衆已經熟悉的一體式I/O擋板。
![]()
▼ 在主板的外觀和佈局上保持了跟一代的重炮手不能說一模一樣,基本上也沒有太大的區別。不過小細節方面還是有一些明顯的提升,像CPU供電接口終於是升級到了雙8PIN ProCool高強度接口、DDR5內存頻率(OC)從DDR5 7200MHz提升到了DDR5 7800MHz、採用了全新的顯卡易拆鍵設計、全新的易拆式天線。
![]()
![]()
![]()
▼ 主板提供了3個M.2 PCIe 4.0 SSD 的M.2插槽,第一根M.2插槽靠近CPU的是CPU直通的,第二根M.2插槽和第三根M.2插槽都是芯片組PCH提供的。只有第二根M.2插槽是滿速的PCIe 4.0 x4,第三根M.2插槽的速率減半,傳輸速率僅有PCIe 4.0 x2。
![]()
▼ 主板採用6層PCB設計,12相(50A)+1相(60A)+1相高規格的供電組合,在一衆B760芯片組的MATX主板中屬於是“旗艦”配置了,穩妥帶個14700K處理器也不在話下,簡直是輕鬆駕馭酷睿i7處理器。
![]()
▼ 主板VRM區域有覆蓋散熱馬甲,側面有華碩電競TUF GAMING的logo元素。
![]()
▼ 主板在內存插槽做了強化型金屬隔板、顯卡插槽的PCIe 接口也做了強化金屬層加固的設計,而且連M.2 PCIe 4.0 SSD 接口也是覆蓋了兩個M.2散熱馬甲片。
![]()
▼ 在主板內存方面,這次第二代重炮手着重提升了內存超頻優化,現在 DDR5 內存已經可以達到7800+(OC)。主板上還提供了4個SATA 3 硬盤接口可以擴展機械硬盤的使用。
![]()
▼ 在主板後置I/O接口方面給的是非常的齊全,提供了1 × HDMI接口、1 x DP接口、4 x USB 2.0 Type-A接口、1 x USB 3.2 GEN 2×2(20Gbps)Type-C接口、1 x USB 3.2 GEN 2(10Gbps)Type-A接口、2 x USB 3.2 GEN 1(5Gbps)Type-A接口、1 x Realtek 2.5GbE 有線網口和1 x Wi-Fi 6E易拆式磁吸接口、1 x S/PDIF OUT 光纖數字音頻輸出接口和5 x 音頻插孔。
![]()
4️⃣ 阿斯加特(Asgard)金加倫TUF聯名款 DDR5-6800(海力士A-Die)
▼ 內存則是阿斯加特金加倫跟華碩TUF聯名款,採用特挑的海力士A-Die 顆粒設計。四海哥我這一套是16GB x2 6800MHz CL34的套裝內存條。極地黑色烤漆、2mm鋁製馬甲高效散熱,在華碩神光同步的支持下,搭配Armoury Crate(奧創遊戲智控中心)軟件可以輕鬆實現RGB燈光同步,不要質疑華碩TUF電競系列主板的燈光的同步設置,目前板廠裏玩燈控還是要首推華碩。
![]()
▼ 外觀方面阿斯加特金加倫內存外殼上採用的立體噴塗的烤漆工藝讓整體的質感更突出。
![]()
5️⃣ 朗科(Netac)NV7000絕影系列 2TB(PCIe 4.0 x4 NVMe SSD )
▼ SSD 方面選擇的是朗科NV7000絕影系列,有大容量需求的玩家相信四海哥選擇2TB會是一個在容量和性價比能夠平衡的選擇。安裝方面,華碩TUF重炮手2代主板是提供了3個M.2 PCIe 4.0 SSD 的M.2插槽,推薦第一槽位使用。
![]()
▼ 2TB 版本的朗科NV7000絕影系列採用了常見的M.2 2280 尺寸規格,主要是PCIe 4.0傳輸速率的NVMe SSD,讀寫性能體驗不錯的。
6️⃣ 藍戟(GUNNIR)Intel Arc A770 Photon 16GB OC
▼ 顯卡方面則是Intel當家旗艦顯卡,可以暢玩2K分辨率的藍戟(GUNNIR)Intel Arc A770 Photon 16GB OC 。這張顯卡的性能在4K分辨率下都絲毫不輸老黃家的NVIDIA GeForce RTX4060Ti。基於Intel Xe HPG微架構設計,支持Intel XeSS超級採樣,通過Deep Link實現CPU和GPU協同工作,有着顯著的效率提升,而且Intel顯卡在硬件編解碼上的優勢也很明顯。最大GPU頻率2400MHz,擁有16GB GDDR6 顯存,32組(512EU)Xe Core單元。
![]()
▼ 搭配了三把帆翼風扇,支持智能啓停,實測CPU和GPU同時烤機噪音和溫度控制的很不錯。
![]()
▼ 顯卡背面是全尺寸的金屬背板,背面還有散熱開孔,不僅可以起到強化顯卡PCB的剛性,還能夠輔助散熱的需求。顯卡整體是NEO美學設計,不喜歡繁雜的修飾外觀的朋友,那藍戟A770顯卡的外觀設計一定會是你的心頭愛。
![]()
▼ 從側面可以看到內部搭配有5根鍍鎳散熱管+高密度散熱鰭片的設計,供電方面採用雙8PIN設計。側面還有藍戟logo的燈光元素。
![]()
▼ 在顯卡輸出接口方面則是有:3 × DP 2.0接口和1 × HDMI 2.0接口。
![]()
7️⃣ 九州風神(DEEPCOOL)阿薩辛4
▼ 九州風神阿薩辛4採用了七熱管和全新的120mm和140mm真FDB風扇,也帶來了更強的散熱效果。
![]()
▼ 搭配原廠FDB軸承風扇可根據系統負載動態調節轉速,提供卓越的性能同時降低噪音。
![]()
▼ 九州風神阿薩辛4採用了非對稱式雙塔設計,在內存一側位置還可以再加裝一把12cm風扇,標配可升降擋板預留了充足的內存高度來兼容。
![]()
▼ 底部可以看到7根雙向恆定熱平衡熱管以及帶CD紋路的純銅基底,最高熱解功耗可達280W。
![]()
▼ 標配有九州風神DM9大師級導熱膏必須好評,徹底解決影響散熱不穩定的尷尬。
![]()
▼ 九州風神阿薩辛4使用了金屬材質的扣具背板,畢竟這玩意還是有點重的,金屬扣具背板可以增強主板的穩固性。
![]()
8️⃣ 先馬(SAMA)趣造2側透版
▼ 機箱選擇了推出先馬趣造2側透版機箱,要知道在緊湊型MATX機箱裏一定不要錯過先馬趣造機箱。之前一代的趣造機箱就十分的成功,至今依舊是在體積控制方面頗爲小巧的MATX機箱。
![]()
▼ 機箱三圍尺寸爲:391mm × 205mm × 325(無擴展倉),大約26L的體積,機箱整體設計大面積MESH開孔設計,在散熱方面做的還是不錯的。
![]()
![]()
![]()
▼ 側面的鋼化玻璃可以直觀的展示機箱內硬件,機箱I/O接口設計在正面的右下方位置,其實趣造2是支持機箱I/O接口互換位置的。通電開機後,電源指示燈會有白色的燈光亮起。
![]()
▼ 前置I/O 接口一側的開機鍵還設計了一圈LED 燈光,通電開機後會有白色的燈光。
![]()
▼ 先馬趣造2側透版機箱其實還是蠻多亮點的,可以支持全塔的風冷散熱、280水冷,顯卡根據電源位置最長支持335mm尺寸的顯卡,機箱的兼容性四海哥覺得還是挺不錯的。四海哥裝機用的藍戟Arc A770顯卡是一張標準的PCI-E雙槽位顯卡,在先馬趣造2側透機箱塞進去沒有什麼壓力。
![]()
▼ 先馬趣造2側透版機箱四海哥實測可以正常安裝ATX 電源,當然預算多可以選擇側裝SFX電源,在電源選擇上不會有太大的限制。
![]()
▼ 先馬趣造2側透版機箱也是使用了一體式F-PANEL 跳線設計,這必須好評。可以說在裝機操作裏很容易在主板前置I/O接口跳線插錯的弊端終於解決了。
![]()
▼ 先馬趣造2側透版機箱走線也更方便了,如果是選擇了背插主板記得選購先馬趣造2背插款的機箱。
![]()
9️⃣ 鑫谷(Segotep)崑崙MU-750G冰山版
▼ 電源四海哥推薦用鑫谷崑崙冰山版,支持ATX 3.0 、PCIe 5.0 規格。鑫谷提供了750W、850W、1000W、1250W不同瓦數的版本,而且都有黑白兩色可選,大家可以根據自己裝機配色需求選擇。四海哥我上手的是鑫谷這款750W金牌全模組的崑崙MU-750G冰山版。電源包裝盒上可以看到這款鑫谷崑崙MU-750G冰山版的賣點,ATX 3.0、PCIe 5.0、80Plus金牌認證、全日系電容等。
![]()
▼ 電源接口一覽,帶有獨立的i-Stop按鍵。
![]()
▼ 配套的線材附件都是全模組的壓紋線,搭配的壓紋線質地柔軟,可以方便理線收納,省去定製線材的費用。鑫谷崑崙MU-750G冰山版也是有原生的16-PIN PCIe 5.0 12VHPWR 供電接口,只不過這次使用的藍戟A770顯卡是雙8-PIN接口,這根16-PIN PCIe 5.0 12VHPWR 供電接口是完全用不上了。
![]()
🔟 利民(Thermalright)TL-S12-W(12CM,ARGB機箱風扇)
▼ 四海哥其實並不喜歡花裏胡哨的無限鏡ARGB機箱風扇,但是這款利民TL-S12-W卻是頗得四海哥的心呀。
![]()
▼ 整個利民TL-S12-W機箱風扇就只有正反兩面的一圈燈環,簡約極致的美就是這樣簡單。
![]()
▼ 通電後看一下RGB燈效。
![]()
1️⃣ 華碩(ASUS)TUF GAMING B760M-PLUS WiFi Ⅱ重炮手2代BIOS解析:
▼ 在目前主板廠商裏,BIOS的確是重中之重,可以說除了中國臺系主板廠商之外,大陸主板廠商對BIOS的開發重視並不高。華碩TUF GAMING B760M-PLUS WiFi Ⅱ重炮手2代的BIOS也是華碩獨有的,功能十分全面,大部分操作在簡易界面即可設置,比如內存XMP/EXPO 模式、風扇模式、啓動順序等。
![]()
![]()
▼ 在簡易界面點擊F7 可以進入高級模式,整體功能還是比較全面的,操作上手設置難度尚可。
![]()
▼ 在【Ai Tweaker】裏設置,可以手動調整內存頻率、時序、內存電壓。使用13代酷睿i5-13600KF系處理器,內存頻率輕鬆達到7600MHz還是沒問題的。
![]()
▼ 華碩重炮手2代WiFi版主板可以在【Ai Tweaker】裏找到【Switch Microcode】手動選擇【0x104 Microcode】開啓104微碼,推薦使用13代酷睿處理器或者14代酷睿處理器的用戶開啓使用。
![]()
▼ 更新BIOS文件也是極其簡單的事情,需要在華碩官網下載好BIOS文件,然後在FAT32文件格式的U盤裏複製進去,進入BIOS裏即可刷BIOS更新了。
![]()
2️⃣ Armoury Crate(奧創遊戲智控中心)軟件:
▼ 主板控制軟件,也就是Armoury Crate(奧創遊戲智控中心)軟件可以在華碩官網下載。功能功能都很實用,使用起來上手也很簡單。
![]()
▼ 光效設置界面可以看到支持的燈效也十分全面,大夥可以根據喜好設置燈光效果。華碩TUF GAMING B760M-PLUS WiFi Ⅱ重炮手2代主板有3組5V ARGB 接口,玩燈體驗會十分的不錯。
![]()
![]()
1️⃣ 藍戟(GUNNIR)Intel Arc A770 顯卡硬件信息
▼ GPU-Z查看藍戟(GUNNIR)Intel Arc A770 GPU硬件參數如下圖,視頻編解碼也挺齊全的。
![]()
▼ 測試藍戟(GUNNIR)Intel Arc A770顯卡在通過「 3DMark 11 」軟件測試【PCI Express功能測試】帶寬如圖。
![]()
2️⃣ 3DMARK 11性能測試
▼ 通過「 3DMark 11 」軟件測試,可以看到「 藍戟(GUNNIR)Intel Arc A770 Photon 16GB OC 」測試成績如圖:
![]()
![]()
![]()
![]()
Night Raid 分數:68208;
Wild Life 分數:67514,Wild Life Extreme分數:24495;
Fire Strike 分數:29508,Fire Strike Extreme 分數:15305,Fire Strike Ultra 分數:7447;
Time Spy 分數:14047,Time Spy Extreme 分數:6736;
Port Royal 分數:7246,Speed Way 分數:2473,Solar Bay 分數:46921;
Steel Nomad Light 分數:12584,Steel Nomad 分數:2960;
Direct X 光線追蹤功能測試分數,平均幀數:33.98 FPS;
網格着色器功能測試分數,網格着色器關閉幀數:86.12 FPS,網格着色器開啓幀數:457.79 FPS,差異:431.6 %;
採樣器反饋功能測試分數,採樣器反饋關閉幀數:234.23 FPS,採樣器反饋開啓幀數:361.01 FPS,差異:54.1 %。
3️⃣ SSD性能讀寫測試
▼ 朗科NV7000絕影系列讀寫測試成績如圖,日常使用肯定是夠用了。
![]()
![]()
4️⃣ 不同遊戲下4K、2K、1080P的幀率測試
▼ 「 賽博朋克:2077 」遊戲內自帶的Benchmark進行測試,開啓【紋理質量:高】和【光線追蹤:超級】分別以4K、2K、1080P分辨率進行測試,平均幀率分別有:25.21 FPS、38.78 FPS、49.12 FPS。如果想暢玩這個遊戲,建議紋理質量降低一檔,光追降低兩檔才能更流暢的遊玩。
![]()
▼ 「 FORZA HORIZON 5 (極速地平線5)」遊戲內自帶的Benchmark進行測試,統一以4K分辨率進行測試,只不過預設分成四擋來測,分別是:高、超高、極端、自定義,其中每檔的幀率分別是:60 FPS、57 FPS、51 FPS、42 FPS。
![]()
▼ 「 刺客信條:奧德賽 」遊戲內自帶的Benchmark進行測試,開啓【極高畫質】分別以4K、2K、1080P分辨率進行測試,平均幀率分別有:42 FPS、58 FPS、64 FPS。
![]()
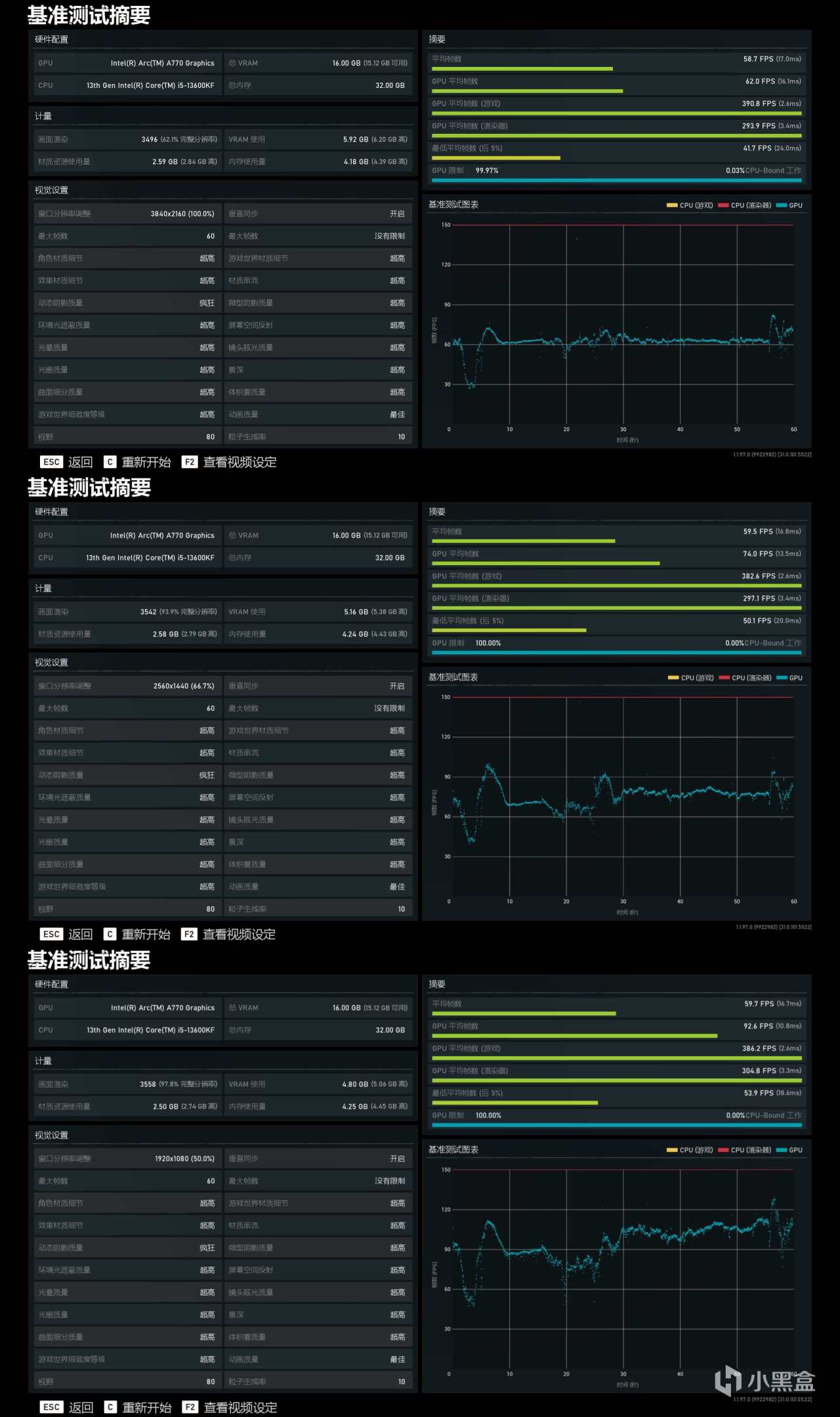
▼ 「 戰地5 」遊戲內自帶的Benchmark進行測試,開啓【超高畫質】分別以4K、2K、1080P分辨率進行測試,平均幀率分別有:58.7 FPS、59.5 FPS、59.7 FPS。
![]()
▼ 「 古墓麗影:暗影 」遊戲內自帶的Benchmark進行測試,開啓【最高畫質】分別以4K、2K、1080P分辨率進行測試,平均幀率分別有:45 FPS、72 FPS、87 FPS。
![]()
![]()
以上就本次裝機的體驗分享,整機硬件配置還是需要用戶安裝自己的需求來搭配使用。3I平臺也算是當前一種主流裝機方向的嘗試了。
分享到此結束,感謝大家的耐心觀看,我是四海飄零,我們下期再見!
更多遊戲資訊請關註:電玩幫遊戲資訊專區
電玩幫圖文攻略 www.vgover.com
